Suche guten Mini PC für Homeassistant

MQTT ist ein ausgesprochene Leichtgeweicht. Das von Dir beschriebenes Szenario kann ich nicht bestätigen. Habe selbst fast 2000 Topics am Start und und mehrere ein und ausgehende Nachrichten pro Sekunde. Der Broker langweilt sich.

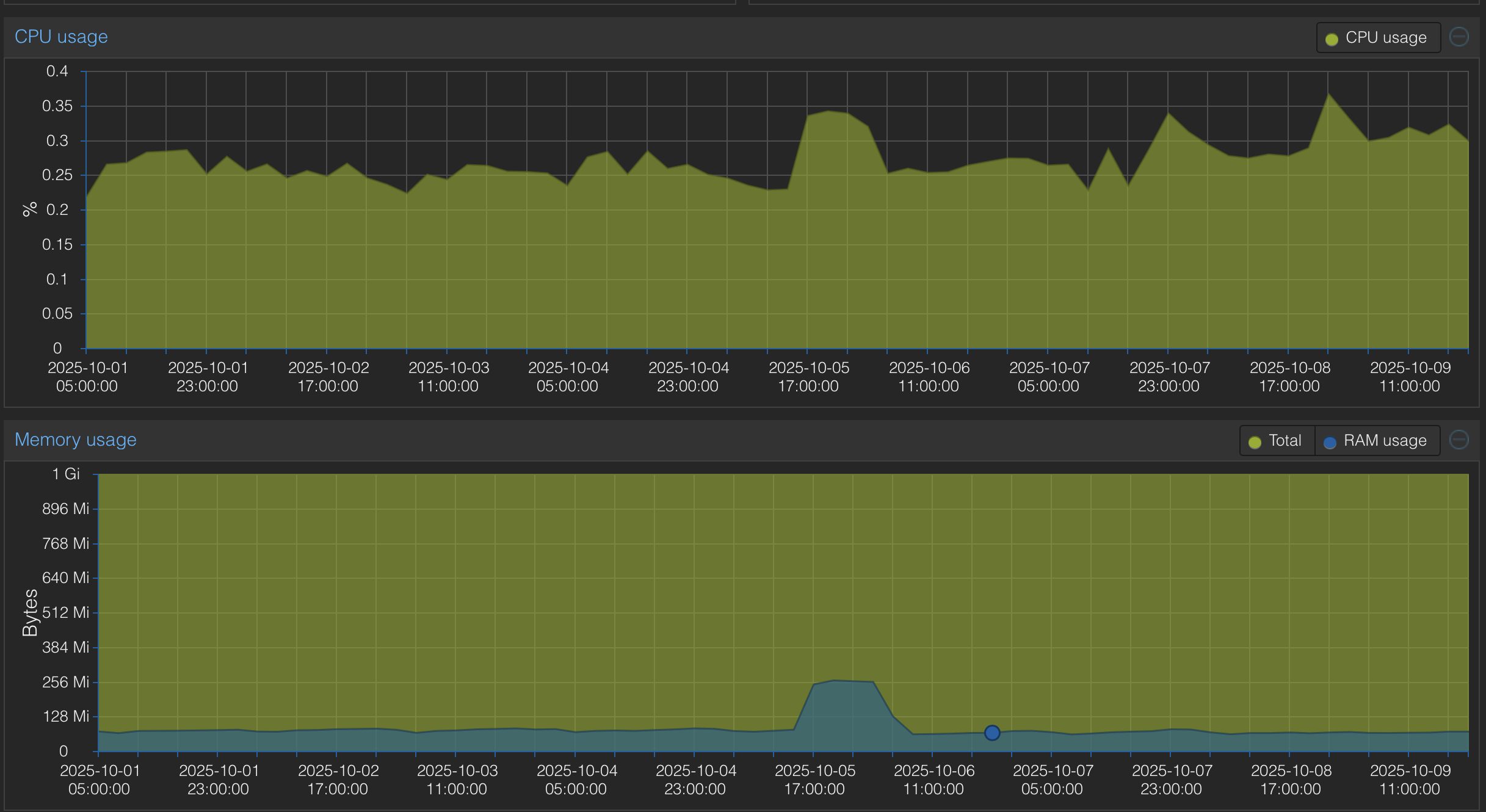
Mein altes Setup, läuft aktuell als Testumgebung Home Assistant auf einem Odroid M2, 8GB RAM (Vergleichbar mit einen Raspberry Pi4) mit 400 Geräten und 8000 Entitäten, lief und läuft ohne zu stottern.

Wenn Du solche Performance Problem hattest oder hast, ist die Ursache wo anders zu suchen.
Aber nicht beim MQTT Broker und der Anzahl der Tpoics und dem MQTT Verkehr.

Schaue mal hier rein:

Oder hier:

Gruß Osorkon

1 „Gefällt mir“