Sammelthread Tages/Wochenergebnisse

Hallo,
ich wollte gerne noch einen Sammelthread erstellen, der aufzeigt, wie sich euer Tagesergebnis, bzw. die Woche bei euch entwickelt.

Ich hatte es so gedacht, das man ggf. auch Fehler aufdecken kann, wenn es zu großen Abweichungen bei vielen entstehen. (ggf. das tatsächliche Wetter dazuschreiben.)

Bei mir sieht es heute so aus.
Soll: 3,48 kWh
Ist: 2,26 kWh

Vormittag war Sonne Vorhergesagt (Wetterdaten/andere Dienste), leider wieder Nebel.

Die Woche sieht bei mir noch gut aus, was die Prognose her gibt. (Es gab ja ein paar Updates, die erst einmal beobachtet werden müssen)

Hier noch der Vergleich zu den anderen Diensten.

Ich freue mich auf eure Ergebnisse.
Grüße

Hallo,

ich hab es schon in anderen Teilbereichen versucht, vielleicht kann mir hier jemand helfen.

Moin zusammen,

mit Begeisterung habe ich vor 2 Monaten Solarforcast gefunden und installiert. Ich habe alle gewünschten Sensoren angegeben, die erforderlich waren. (Meiner Meinung nach…) Kann aber nicht richtig sein, denn was da an Ergebnissen kommt, ist echt nur Müll. Ich pack mal ein Bild von heute Morgen 9,20 Uhr bei. Nachher poste ich nochmal. Hier sieht man dass der geplante Monatsertrag überhaupt nicht zum Tagesertrag passt. Die Genauigkeit ist bei mehreren 100% , die Vorhersagen passen überhaupt nicht. Meine Sensoren zeigen aber eigentlich korrekt an, nur was Solarforcast daraus macht, verstehe ich nicht. Könnt ihr mich auf den richtigen Weg bringen?

IMG_3580

Kannst du bitte einen extra Thread zu deiner Frage in dieser Unterkategorie eröffnen?

Mit Angabe von System, Version die du nutzt, und wie du dein SFML Konfiguriert hast.

Danke

Gruss

Hat recht schnell gelernt was das für ein glühender Punkt am Himmel ist :grinning_face:
Vorgestern war etwas schwer, da wurde reine Sonne vorhergesagt, aber Nachmittags kamen die Quellwolken.
Damit hat SFML wohl auch gestern gerechnet, aber es war vollständig Sonnig.
Heute sieht es dann sehr gut aus, bisher bei voller Sonne.

Gruß Ralf

1 „Gefällt mir“

Wie gestern: strahlender Sonnenschein :sun_with_face:

Nachbars Tanne muss “Hubble” noch lernen: Das kleine Wellental zwischen 06:00 und 08:00 Uhr.

1 „Gefällt mir“

Soll 35,70 kWh
Ist 31,94 kWh (14 Uhr)
Das wird deutlich mehr, hat heute keine Mittags-Korrektur erstellt
Gestern waren 94% Genauigkeit :waving_hand:

Endergebnis heute: + 35% zur Prognose

1 „Gefällt mir“

So sieht es bei mir aus:

HA-OS, 12,8kWp Anlage

grafik

Ein bisser‘l zu lernen ist noch …

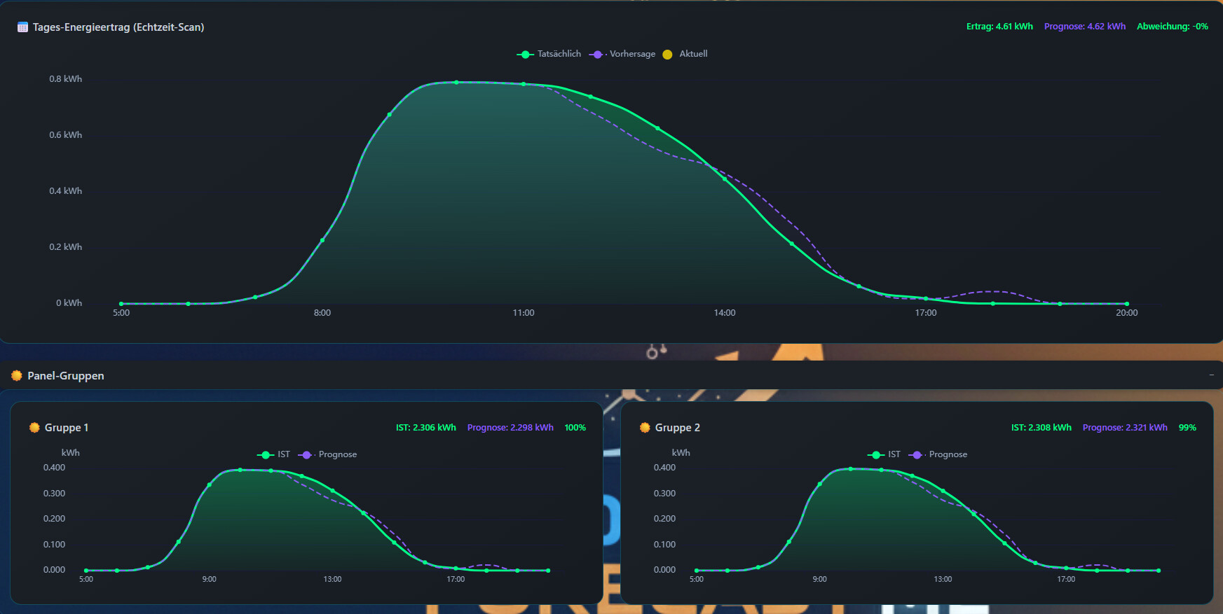
Abend,

heute ists das mein Ergebnis.

Soll vor 12:30: 3,22 kWh
Soll nach 12:30: 4,62 kWh

Ist: 4,61 kWh

Der Vormittag war sonniger und durch die Korrektur natürlich ein fast Perfektes Ergebnis.

Fast durchgängig Sonne heute.

Hier noch die anderen “Prognose” Produkte.

1 „Gefällt mir“

Wie lange läuft Deine Prognose schon? Hast Du zwischendurch neu angefangen?



Gruss

1 „Gefällt mir“

17.Januar hatte ich Neu Angefangen, mit einem Beta Test für Zara.
Seit dem laufen die Samples.

1 „Gefällt mir“

Ich am 06.01. - kein beta Test - mich wundert meine relativ hohe Abweichung.

Find ich jetzt nicht, wenn ich mir deine letzten 7 Tage anschaue.

Hatte jetzt auch noch Schwankungen drin. (Und die MidDay Korrektur hatte mich heute gerettet)

Soll heute: 28,01 kWh

Ist heute: 28,93 kWh :sun::sun:

1 „Gefällt mir“

Bei mir schauts gerade genauso aus wie bei Dir - Vorhersage weit unter Ertrag. Wir haben ja ähnliche Anlagengrößen und Anzahl Panelflächen. Vielleicht liegt es ja (noch) daran - das alte Großanlagen Problem/Begrenzung…

Auf der anderen Seite fasse ich mich an die eigene Nase…

a. Hatte Vorgestern den Ecowitt Strahlungssensor aus der Konfig. rausgenommen

b. Zickte mein Tages-Gesamt-kWh Sensor über 2 Tage mit Wertesprüngen, auch kurz vor Mitternacht. Das war offensichtlich der bei mir nach wie vor wackeligen Sunspec Integration geschuldet. Aber das Problem sollte ich nun über entsprechende Sensor-Templates abgefangen/gefixt haben. Ich beobachte erstmal weiter, bevor ich ggf. nochmal komplett neu starte. Keine Ahnung, wie lange ggf. leicht kontaminierte historische Daten/Sensorwerte sich auf die aktuellen Prognosen auswirken…?

1 „Gefällt mir“

Sonne, den ganzen Tag mit hohem Hochnebel (diesig?). Der Tagesertrag ist etwas höher als prognostiziert: Voll gut, oder?

Bei der mittleren Mischgruppe muss „Hubble“ noch ein wenig genauer hinlinsen. Nachbars Tanne, macht wie gestern, das Wellental zwischen 08:00 und 09:00 Uhr. Die Lernkurven sind doch großartig.

1 „Gefällt mir“

Volle Sonne hier, auch bei mir stören im Frühjahr noch ein paar Bäume am unteren String 2, aber hat er in der kurzen Zeit gut gelernt.

1 „Gefällt mir“

Die letzten drei Tage waren vom Wetter her super, Sonne von morgens bis abends!

Und die Prognose hat sich bei mir von Tag zu Tag verbessert!

Heute: Ertrag: 49,2kWh - Prognose: 47,22kWh - Abweichung +4% (keine Korrektur am Mittag)

Ein großes Kompliment an die Entwickler!!! :smiling_face_with_sunglasses:

1 „Gefällt mir“