Genau. So wie es bei dir ist, so hab ich es mir auch vorgestellt.
Ich habe die Betriebsart “Raumaufschaltung” deaktiviert. Das meintest du, oder
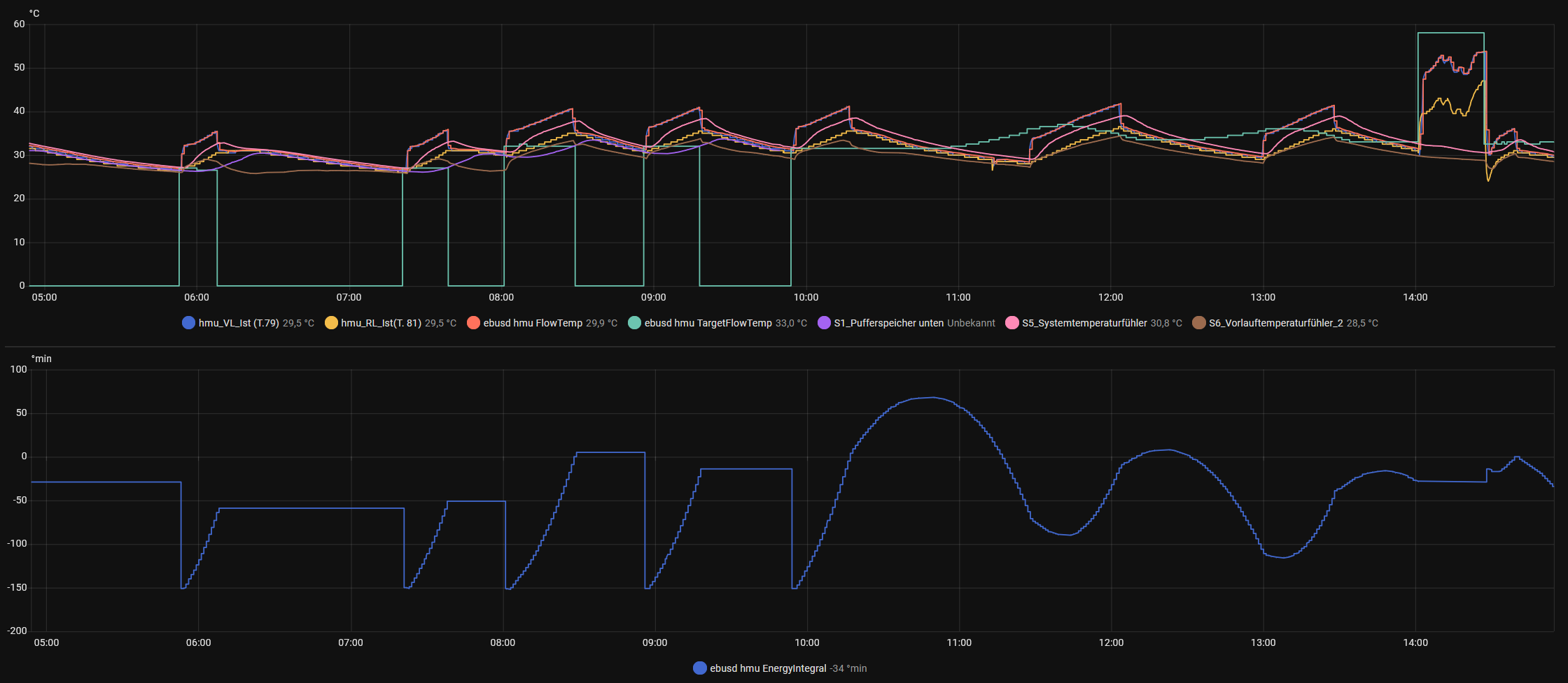
Genau, was da an dem Tag zwischen 8 und 9 Uhr passiert ist, konnte ich mir auch nicht erklären! Heute war es leider nicht so:
Es gibt auch eine für HK1, aber die ist laut dem VRC720 “Inaktiv”. Im Ebus sehe ich folgende Daten:
Für HK2:
Und HK3:
Die anderen Werte:
Z1:

Z2:

Z3:
![]()
Und generell (gehört zu keinem Kreis):

”CircuitType” habe ich bei mir nicht, im VRC ist es aber “Heizen”.

































