PV-Erzeugung und komische Werte

Liebe Community,

Ich habe meine Solaranlage sowie mein Balkonkraftwerk erfolgreich in das Energiedashboard integriert. Die Übersicht im Dashboard ist auch einwandfrei, solange sich das Balkonkraftwerk nicht abschaltet.

Was passiert, wenn das Balkonkraftwerk sich abschaltet?
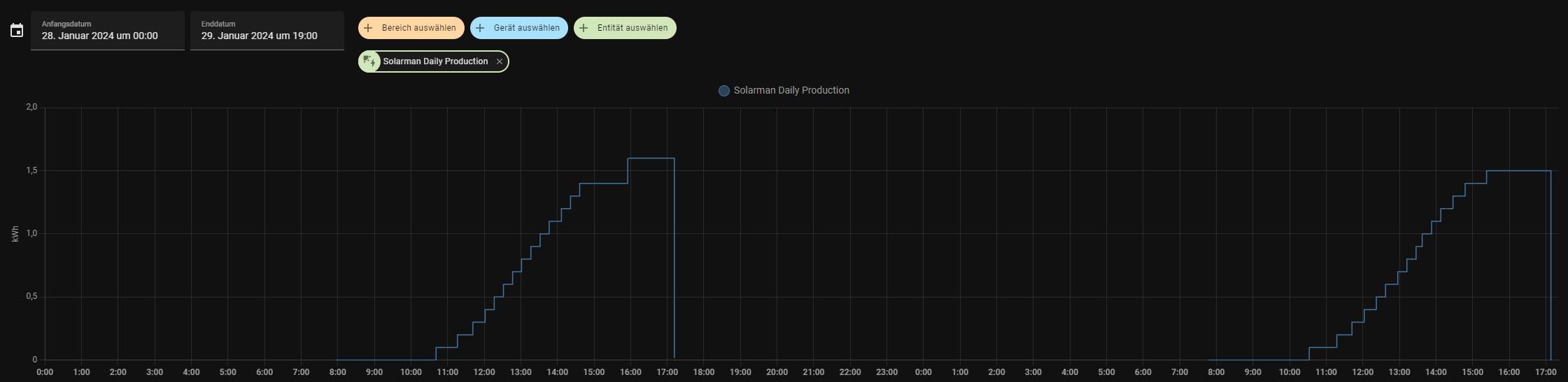
Die Entität “Solarman Daily Production” zeichnet über den Tag fleißig die erzeugten Kilowattstunden auf, aber sobald das Balkonkraftwerk offline geht, wird dieser Wert irgendwie auf null gesetzt und entsprechend vom Energiedashboard abgezogen.

Verlaufsübersicht:

Energiedashbaord:

Habt ihr eine Idee, was ich da machen kann, bzw. wie ich das in den Griff bekommen könnte?

Vielen lieben Dank,
Sani

Hallo zusammen,
Hat vielleicht wer einen Tipp für mich? :grinning:

Im Energy Dashboard fügst du normalerweise nicht den Sensor ein, der dir den täglichen Wert liefert, sondern den, der dir den gesamten Ertrag liefert, Stichwort “total_increasing”.
Das Energy Dashboard rechnet dann selbstständig die Stundenwerte, Tageswerte, Monatswerte etc. aus.
Ich vermute mal, das Energy Dashboard stört sich an dem zurücksetzen des Sensors auf 0.

Hey,
vielen lieben dank @bigmirror hatte tatsächlich hier den falschen Sensor verwendet, mit dem richtigen - der immer weiter wächst funktioniert das ganze auch. :slight_smile: