Fußbodenheizung über Tablet steuern - ohne Thermostat

Hallo Zusammen,
tolle Sache mit dem Forum. Mit Simon`s Videos habe ich tatsächlich HA auf einen Nuc zum laufen gebracht. Soweit klappt bisher alles gut. Jetzt plane ich gerade die Steuerung unserer FBH.

Mir ist heute ein Gedanke gekommen, der mich nicht mehr loslässt: Anstatt diverses Zeug an der Wandhängen zu haben (Thermostat für die FBH, Hygromether der mir Temperatur und Luftfeuchtigkeit anzeigt, Funk-Schalter für diverse LED Lampen, Funk-Schalter Rolladen), könnte ich auch pro Raum ein Tablet an die Wand hängen, und mit einem schönen Dashboard darüber alles steuern + mir wichtige Infos anzeigen lassen.

Mein Ziel wäre:

  • Rauchmelder + Luftsensor an der Decke
  • Tablett an der Wand
  • Funk Stellantriebe an der FBH

Ich hänge aber bei der Steuerung der FBH. Funk-Stellantriebe gibt es, aber die arbeiten immer mit einem Thermostat. Gerade dieses Extra-Gerät will ich aber vermeiden, da ich einfach auf dem Tablett die Ziel-Temperatur einstellen will. Dabei geht es mir nicht um Kostenersparnis, sondern möglichst alles in einem System zu haben.

Die Daten wären ja alle da. Ist-Temperatur vom Deckensensor, Ziel-Temperatur wie auf dem Tablet eingestellt - nun bräuchte ich nur noch ein Programm, dass daraus die ideale Öffnung des Stellmotors berechnet und das an den Stellmotor sendet. Also im Endeffekt einen Thermostat als App, der die Datenpunkte verarbeitet die man ihm gibt.

Hat irgendjemand von euch sowas schonmal umgesetzt? Oder entsprechend geplant, und herausgefunden dass nicht geht?

Nachtrag:
Nach meinen Recherchen wäre der FBH Controller von HomeMatic wohl der vielversprechenste Ansatz. Weiß jemand ob man Ziel- und Ist-Raumtemperatur dort einspielen kann, ohne das man einen HomeMatic Raumthermostat nutzt?

:crayon:by HarryP: Zusammenführung Doppelpost (bitte “bearbeiten” Funktion nutzen)

Kennst Du dieses Video?

1 „Gefällt mir“

Ja kenne ich. Aber da verwendet Simon auch die originalen Thermostate, und überschreibt meines Verständnis nach die Thermostatwerte (Soll-Temperatur). Ich würde ja gerne Soll- und Ist-Werte beim Controller steuern.

Wenn du die motorischen Stellantriebe von homatic verwenden möchtest gibt es da ein recht interessantes Projekt:
https://github.com/nliaudat/esp32_8ch_motor_shield

Da spart man sich den Umweg über diverse Zwischenmahlzeiten.
Ich habe eine ähnliche Lösung, allerdings mit den Stellantrieben die nur auf/zu können. Wenn man die entsprechend taktet bleiben die auch auf 1/2 stehen.

Jetzt kann man natürlich philosophieren wie sinnvoll das insgesamt ist. Damit es richtig läuft müsste die Heizung eigentlich eine konstante Temperatur zur Verfügung stellen. Auch wenn kein Abnehmer da ist.

Wow, vielen Dank für den Hinweis auf das Projekt! Ich bedürchte allerdings, das ich weit weg davon bin sowas selbst zu bauen :sweat_smile: Wäre super wenn es auch mit dem Homematic Controller funktioniert.

Hast du denn schon was von homatic?
Ich fand die Motoren auch toll und hatte mir vor paar Jahren ein komplettes Set bestellt, einen ganzen Nachmittag installiert und dann versucht, homatic zu konfigurieren und mit HA zu verbinden.
Ende vom Lied: den Montag drauf ging alles wieder Retour. Eine flexible Ansteuerung war (damals) schlicht nicht möglich. Das wollte immer ein Raumthermostat haben.
Den Raspberry (CCU3) hatte ich günstig über Kleinanzeigen gebraucht kaufen können und sowas kann man immer brauchen.

1 „Gefällt mir“

Hallo phettsack. Diese idee mit der fußbodenheizung habe ich auch eine lange zeit mit mir schwangergetregen und hatte dementsprechend viel recherchiert und bin bei dieser Lösung stehengeblieben - allerdings noch nciht umgesetzt. Wenn man die esp‘s nicht programmieren kann/möchte dann könnte man diese fertigprogrammiert kaufen.

Bau das Teil in den Fußbodenheizungsverteiler anstatt des vorhandenen Reglers ein, schließ die Stellventile der einzelnen Heizkreise an, einen Temperaturfühler je Raum verteilt und fertig.

1 „Gefällt mir“

Ich kenne das Projekt. Besonders sexy finde ich daran die Verwendung von Halbleitern statt Relais.
Nur habe ich schon seit zwei Jahren ein ESP32 Board mit Relais von AliExpress im Einsatz. Das hat sein EOL noch nicht erreicht. Da sind auch ds18b12 Temperatursensoren an jedem Heizkreis.

Nein noch nicht. Wollte vorher klären ob es funktioniert bevor ich es kaufe.

Ich stellte mir das so vor: Der Controller hat eine Entität (?) für die Ist-Temperatur. Die bespielt sich normal mit der Temperatur aus dem Homematic Thermostat, aber ich würde sie “einfach” mit dem Resultat aus einem fremden Temperatursensor verknüpfen.
(Sorry dafür wenn ich Begrifflichkeiten noch nicht richtig anwende. Bin noch ganz neu in HA.)

Dachte in HA müsste sowas mehr oder weniger einfach gehen.

Seitens HA ist das sicher kein Problem. Damals™ als ich das so machen wollte, hat sich Homatic dagegen gewehrt, Stellwerte von woanders außer den eigenen Thermostaten zu nehmen. Mit vielen Klimmzügen über Plugins im Homatic wärs irgendwie wohl gegangen aber nach einer stabilen zukunftsträchtigen Lösung sah mir das nicht aus.
So habe ich dann mit dem Relaisboard, den Stellantrieben und den DS18B20-Temperatursensoren an den einzelnen Rücklauf-Heizkreisen angefangen.
Hatte immer gedacht, ich logge erstmal Daten mit und kippe das irgendwann in eine KI. Naja, Wunsch & Wirklichkeit. Eines Tages mach ich das vielleicht nochmal.
Bei Interesse kann ich hier natürlich noch mein Ding vorstellen und über alle möglichen Stolpersteine berichten.

Hier gibt es auch einen alten Thread im Homtic-Forum inkl. einer Stellungnahme vom Raspberrymatic-Initator Maus persönlich.

Ich will’s dir nicht ausreden, aber ich würds lassen.

@Arvidsson

Dein Wunsch war auch bei mir der Ausgangspunkt meiner jetzt laufenden FBH-Steuerung.
HA bringt diesbezüglich nicht viel eigenes mit und Du bist auf zusätzliche Programm-Module angewiesen, hier zwei Beispiele:

  1. PID Controller
  2. 2PKT Controller

Wenn Du Stellantriebe hast, welche stetig arbeiten dann Link1.
Bei Stellantrieben die statisch ON/OFF sind dann Link 2.

Du brauchst jetzt nur noch entsprechen Aktoren und Geräte (Entitäten) welche den Stellbefehl von HA an die Aktoren übertragen.

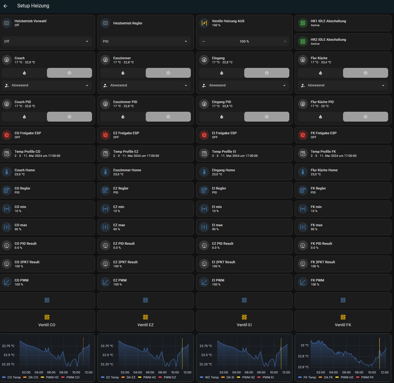
Ich bin letztendlich aber bei einer ESP-Lösung gelandet und meine ON/OFF Antriebe werden auf einen ESP32 mittels PID-Climate und Slow-PWM gesteuert.
Die Periodendauer beträgt ca.1h und innerhalb dieser Zeit steuere ich die Einschaltdauer meine Ventile entsprechend dem Ausgangssignal des PID-Regler an.

Lohnt sich das alles?
Eine FBH ist sehr träge, bei Änderungen am Soll-Wert dauert es locker 2-3 Stunden, bis sich Änderungen am Ist-Wert ablesen lassen.
Störgrößen wie z.B. Aufheizung durch Sonneneinstrahlung oder Temperaturabfall durch geöffnete Fenster sind nur schlecht, infolge der langen Periodendauer und Trägheit der FBH, korrigierbar und somit ist es schwer geeignete Einstellwerte für P, I und D zu finden.

Zusätzlich solltest Du berücksichtigen, wie Deine FBH die Vorlauftemperatur einstellt. Ein älteres System, was nicht über die Außemtemperatur geführt ist, lässt sich sicherlich “leichter” optimieren, wie ein System welches witterungsgeführt ist.

In meinem Fall, witterungsgeführt, schalte ich jetzt den Heizkreis für die komplette FBH auf AUS, wenn alle Zonen eine PID-Stellgröße von 0% haben. Somit verhindere ich unerwünschtes Takten meiner Heizung, weil keine Wärmemenge mehr abgenommen wird bzw. keine Wärmemenge mehr benötigt wird.

So sieht das Ganze aus:



:wink:
Nicht am Netzteil stören, Hubraum ist durch nichts zu ersetzten, als durch Hubraum.
Im Worst-Case fall ziehe ich hier für 7 aktive Stellantriebe auch 7 Ampere.

1 „Gefällt mir“

@FunnyRS
Wow, vielen Dank für den hilfreichen Beitrag!

Ansatz Nr. 1 klingt sehr spannend. Ich habe aktuell noch keine Stellantriebe, und könnte mir daher passende suchen. Hättest du eine Idee, was man hier am besten nutzt? Die Stellantriebe müssen ja auch noch das Signal aus dem HA bekommen. Oder gibt es Zigbee Stellantriebe, die direkt das Signal aus dem PID Controller Code umsetzen können?

Die Begriffe ESP32, PID-Climate und Slow-PWM höre ich leider zum ersten Mal :sweat_smile: Kann man so ein Setup auch “fertig” kaufen? Ich bewundere deine Lösung, aber bezweifel das ich sowas zusammenlöten kann :see_no_evil:

Zum Thema lohnen: Bin ich voll bei dir. Ich bezweifel stark, dass ich viel an der Temperatur rumspiele. Aber das wäre bei einer normalen Thermostat-Lösung ja das gleiche. Ich würde es nur gerne über ein Tablet steuern, da ich das aufgeräumter finde + mir große Flexibilität, was man alles noch steuern & anzeigen kann, gibt.

Meine Heizung ist über einen Außenfühler witterungsgeführt (nicht smart). Ich hänge an der Fernwärme, und die Heizkreise schalten sich an, wenn das Fernwärme-Steuergerät meint es ist Zeit dafür. Aber wenn die Heizkreise an sind, dann kommt eben die Steuerung über HA zum tragen.

Hast du mal daran gedacht, einfach smarte Thermostate zu nehmen, die du dann über HA steuern kannst?

Ein Deckensensor, wird dir eine höhere Isttemperatur zurück geben, das sollte man auch bedenken.

Controme bietet sowas in der Art an. Raspberry, Stellantriebe und Temperatursensoren.

1 „Gefällt mir“

@phettsack
Ah den habe ich vor ein paar Tagen bereits geschrieben, aber leider noch keine Antwort erhalten.
War mit Homematic das einzige System, das Google in die Richtung ausgespuckt hat.

@spiderrolli
Das wäre natürlich die klassische Lösung, aber Thermostate will ich eben vermeiden. Da man eine FBH sowieso sehr selten umstellt, finde ich das unnötig extra an die Wand zu hängen.