Hallo liebe Community,
ich habe vor 2 Jahren nach Anleitung von Simon einen ESP32 mit Tasmota geflasht und an meinen Stromzähler gehangen. Damals hat das alles super funktioniert.
Nun habe ich einen neuen Wechselrichter und eine Batterie besorgt und kämpfe mich nun so durch. Dabei ist mir aufgefallen, meine Stromnutzung funktioniert nicht mehr.
Ich habe damals nach der Anleitung gebaut und an meine Umstände angepasst.
template:
- sensor:
# Berechnet anhand des Stromzählers die Rückgabe ins Netz, wenn negative Werte ausgegben werden
- name: Zurück zum Netz (Watt) v2
unique_id: "BalkonsolarBackToGridSensorWatts"
state_class: measurement
icon: mdi:transmission-tower
unit_of_measurement: W
device_class: power
state: >
{% if is_number(states('sensor.tasmota_haus_power_curr')) and states('sensor.tasmota_haus_power_curr') | float(0) < 0 %}
{{(states('sensor.tasmota_haus_power_curr') | float(0))*-1 | round (3) }}
{% else %}
{{(states ('0.0') | float(0)) |round(3) }}
{% endif %}
- sensor:
# Stromzähler Keller Verbrauch
- name: "Stromzähler Verbrauch Gesamt"
unique_id: "StromzVerbrauchGesamt"
unit_of_measurement: 'kWh'
device_class: "energy"
state_class: "total_increasing"
state: >-
{{ float(states('sensor.tasmota_haus_tariflos1')) | round(3) }}
- sensor:
# Stromzähler Keller Erzeugung
- name: "Stromzähler Erzeugung Gesamt"
unique_id: "StromzErzeugungGesamt"
unit_of_measurement: 'kWh'
device_class: "energy"
state_class: "total_increasing"
state: >-
{{ float(states('sensor.tasmota_haus_tariflos2')) | round(3) }}
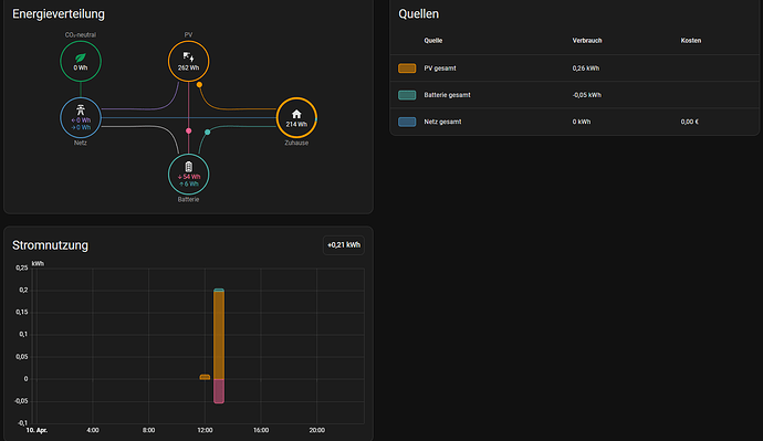
Nun scheint es so, dass die Sensoren auch weiterhin Informationen liefern:
Jedoch scheint es so, dass mein Energiedashboard diese Informationen nicht mehr richtig verarbeitet.
Ich verstehe leider nicht was hier passiert ist, dass es nicht mehr klappt und komme auch nicht wirklich auf einen grünen Zweig und hoffe, dass ihr mir helfen könnt.
Was habe ich falsch gemacht? Wo habe ich ggf. ein Update verpasst? Denn das ganze scheint seit November nicht mehr richtig zu funktionieren 
EDIT:
Ich habe gerade bemerkt das ich
state_class: "total_increasing"
geschrieben habe.
Laut Doku ist das aber falsch. Habe es jetzt in folgendes geändert:
state_class: total_increasing
Kurzes Update, weil ich ja auch versuche Dinge zu erledigen 
Ich habe die state_class jetzt auf total gesetzt, ich befürchte, das war keine gute Idee.
state_class: total
state_class: total_increasing ist richtig.
Steht irgendwas an Fehlermeldungen im Protokoll ?
Dann habe ich es jetzt mal wieder auf increasing gesetllt.
Im Protokoll selber steht nichts, außer meine tado Fehler. 8Das ist aber eine andere Geschichte)
Hast du mal Neustart gemacht, evt. auch Komplett HardwareNeustart.
Den Sensor im Energieboard mal neu ausgewählt ?
Jap YAML Neu geladen, HA komplett neugestarte und mal andere sensoren ausgewählt habe ich leider alles probiert. Keine Änderung.
Mir kam gerade die Idee, ob ich nicht, wie in einem anderen Beitrag hier im Forum, mein Tasmota Skript anpasse. Dann könnte ich das YAML geraffel vll umgehen. Denn aktuell kriege ich die Tasmota Sensoren nicht ins Energiedashboard, da kommt folgender Fehler:

Wenn ich meine Template Sensoren verwende, kriege ich den Fehler nicht. Aber über den Template Sensor hat es ja viele Monate geklappt. Nur seit November nicht mehr. Dort gab es einige sehr komische werte. Und seitdem… nichts mehr.
(Beitrag vom Verfasser gelöscht)
Deinen Beitrag hatte ich gesehen, deswegen kam ich ja auf die Idee, es zu ändern. Und die ganze Arbeit “sich sparen” hat mir ja auch was gebracht. Nämlich lernen
Und vor 3 Jahren wusste ich auch noch nicht, dass es so geht. Und die Konfiguration hat knapp 2 - 2 1/2 Jahre funktioniert.
Und wie heißt es so schön “Never touch a running system”. Da es jetzt nicht mehr funktioniert, kann ich es ja anfassen 
(Beitrag vom Verfasser gelöscht)
Die Statistik ist sowieso schon kaputt / flöten gegangen. Ich habe meinen Wechselrichter geändert und den alten schon entfernt, der verbrauch geht seit November nicht mehr. Also den schmerz habe ich schon
ich schreibe mir gerade ein neues Tasmota Skript für meinen Stromzähler, dann teste ich das, trage die werte ein und gebe hier eine hoffewntliche Lösung an 
(Beitrag vom Verfasser gelöscht)
Da dein Sensor ja die Werte hat liegt das eher nicht am Script vom Lesekopf
last_reset: 1970-01-01T00:00:00+00:00
Kannst du im yaml bei Stromsensor anfügen
Die Fehlermeldung sagt das du Measurement als Zustandsklasse hattest, zeig mal bitte die Attribute deines Sensors
Jap und habe mir nen Dump generiert und in Tasmota SML Decoder geworfen. Und bei wiki:haus:strom:emhed300l [myDokuWiki] habe ich auch vorbeigeschaut.
Die Fehlermeldung bringen die Tasmota Sensoren direkt mit sich.
Das ist der Sensor für die Current Power
Und das ist der Sensor für den aktuellen Zählerstand
Stehen also beide auf meassurment. Wüsste aber ad hoc nicht, wie ich die Sensoren allgemein in eine andere zustandsklasse bringe, wenn sie von Tasmota so geliefert werden.
nein zeig mal den Sensor.Stromzähler Keller Verbrauch die Attribute in HA.
Das ist ja der Sensor den du fürs Energieboard benutzt.
Das dürfte dann dieser sein, denn hatte ich ja kurzzeitig auf Zustandsklasse total gesetzt und wieder zurück geworfen auf total_increasing nachdem er mir 13MW in mein Dashboard geprügelt hatte 
ist das die Anzeige aus den Entwicklerwerkzeugen ? die sieht anders aus.
Das sind die Details zu dem Sensor.

Nicht wundern, 0 ist gerade richtig, habe es kaputt gemacht
(Tasmota Skript geändert)
Und dann die Details
Entschuldige, ich war in Statistik.
Wie gesagt nicht wundern, ich habe den Sensor gerade kaputt gemacht.
Das ist der falsche.
Den brauchen wir
unique_id: "StromzVerbrauchGesamt"
Ach Mensch, entschuldige bitte. Zu viele Sachen gleichzeitig im Kopf 