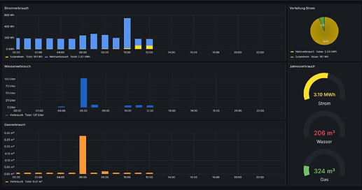
Grafana Dashboard wie das HA Energie Dashbaord

Hallo, hat jemand von euch schon in Grafana das Energie Dashboard von HA nachgebaut?

Mir geht es da eher um das einfache hin und her switchen der Tage mittels Button. Ich weiß man kann die Zeit einstellen über das DropDown Menü aber ein einfacher Button der ein Tag vor oder zurück springt wäre cool :smiley:

1 „Gefällt mir“

da hänge ich mich mal dran.
Wobei die Daten auch ein Sonderfall sind, denn die werden ja auch nicht an die influxDB übertragen oder greifst Du da auf SQLLite oder MariaDB direkt zu?

ich nutze influxDB, Simon hat da ja ein gutes VIdeo zu gemacht :smiley:

Ich benutze ja auch influxDB, aber wie hast du da die kumulierten EnergieDashboard-Daten hineinbekommen, die HA ja im Laufe immer wieder ermittelt und berechnet?

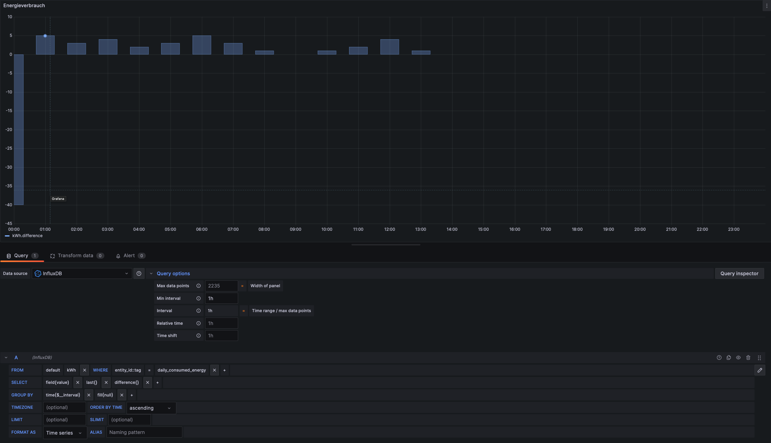
so sieht mein Tages Dashboard aus… bisher ^^

Hier die Einstellungen vom Strom z.B. dazu!

oder was meinst du jetzt genau?

Du berechnest die Werte also neu.
Hast Du die mal gegen die Werte aus HA gelegt und verglichen?

Ich kann Deine Abfrage bei mir nicht nachbauen, da du influxDB 1.x nutzt und ich influxDB 2.x und die nutzen unterschiedliche AbfrageTechniken.

Ich hatte mal versucht Tageswerte zu ermitteln, die haben sich aber immer unterschieden von den Werten aus HA, da influxDB den Tag nach UTC aufteilt.

Ich hätte Interesse wie man die Werte aus dem EnergyBoard in die InfluxDB bekäme.
Alles Gute
Claudius

P.S. sehe gerade, Du hast Werte auf Stundenbasis ausgegeben. Da geht das noch mit den Werten. Mal schauen wie es mit den Tageswerten geht.
Ich hab’s vorerst mal aufgegeben :man_shrugging:

Bin auch gerade dabei das nachzubauen. Ich habe aber um 0.00 Uhr das Problem, dass die Differenz zum Vortag mit ausgegeben wird. Wie kann ich das vermeiden?