Hallo,
Ich habe nach dem Video von Simon meinen Stromzähler mit Tasmota und SML eingerichtet in HA kommen auch alle werde richtig an.
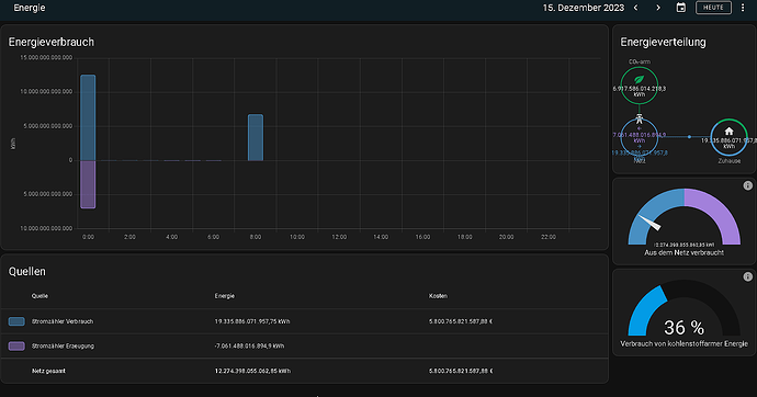
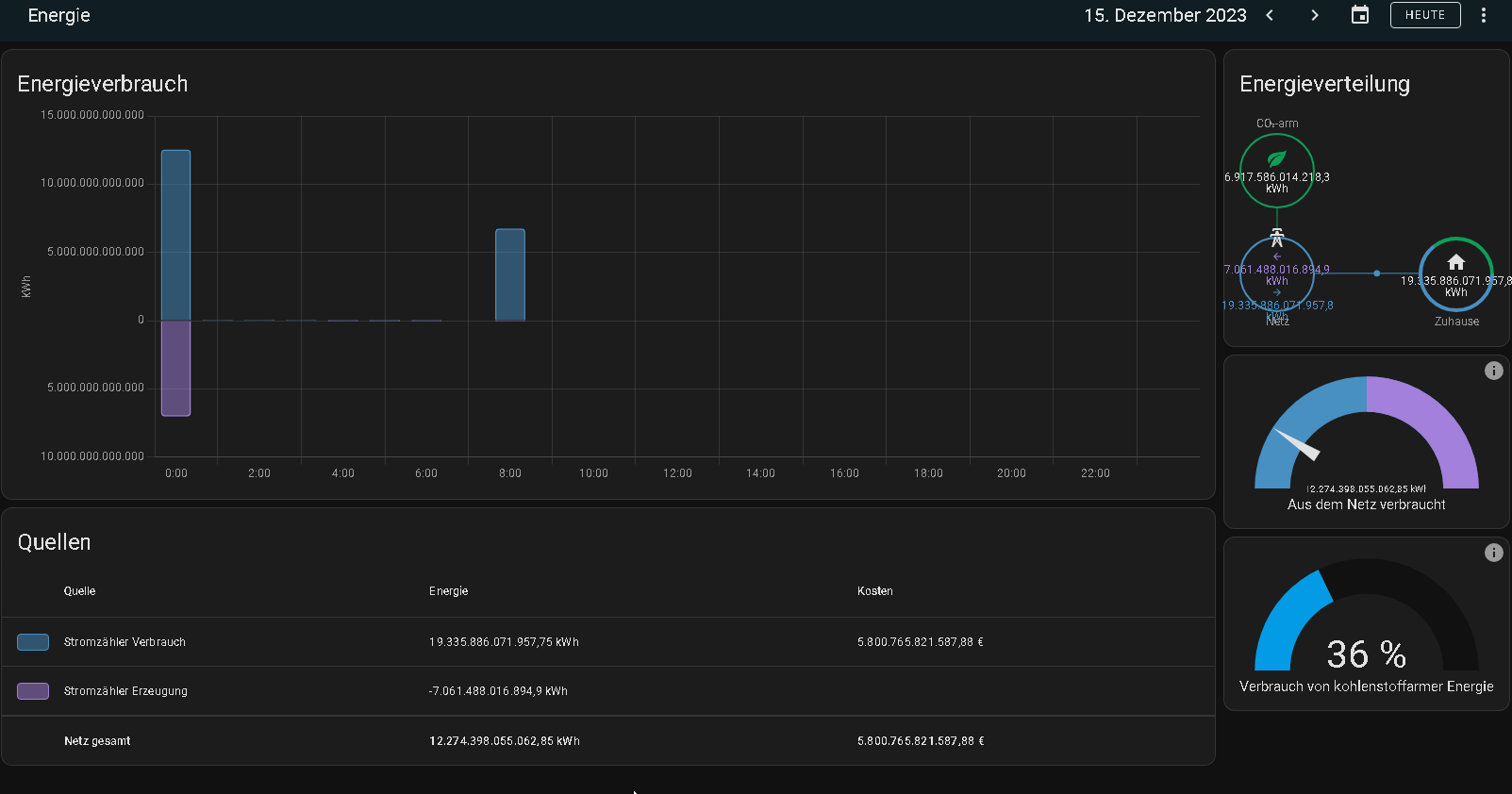
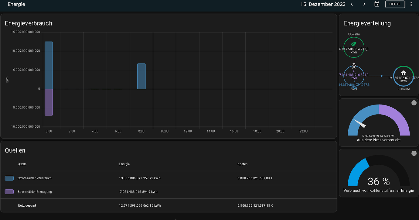
Im Energie Dashboard werden sie aber falsch angezeigt.
Hier noch ein paar Infos.

Configuration.yaml:
# Loads default set of integrations. Do not remove.
default_config:
# Load frontend themes from the themes folder
frontend:
themes: !include_dir_merge_named themes
automation: !include automations.yaml
script: !include scripts.yaml
scene: !include scenes.yaml
sensor: !include sensor.yaml
template:
- sensor:
# Stromzähler Verbrauch
- name: "Stromzähler Verbrauch"
unique_id: "StromVerbrauch"
unit_of_measurement: 'kWh'
device_class: "energy"
state_class: "total_increasing"
state: >-
{{ float(states('sensor.netzbezug_einspeisung_counter_pos')) | round(3) }}
- sensor:
# Stromzähler Erzeugung
- name: "Stromzähler Erzeugung"
unique_id: "StromErzeugung"
unit_of_measurement: 'kWh'
device_class: "energy"
state_class: "total_increasing"
state: >-
{{ float(states('sensor.netzbezug_einspeisung_counter_neg')) | round(3) }}







