Ich bin gerade dabei mein Energy-Dashboard zu überarbeiten. Dabei ist mir im Standard-Energy-Dashboard von HA etwas aufgefallen. Ich möchte das nicht unbedingt als Fehler bezeichnen, aber es ist zumindest eine irreführende Bezeichnung.
Was meint ihr?
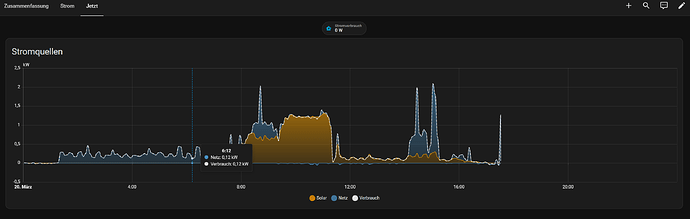
Im Standard-Energy-Dashboard gibt es folgendes Chart:
Die gestrichelte Linie wird als Verbrauch bezeichnet. Diese Bezeichnung ist aus meiner Sicht irreführend, da sie den Momentan-Verbrauch des Haushaltes impliziert. Die gestrichelte Linie “Verbrauch” ist dabei die Summe aus Solar und Netz.
ABER:
Was nicht berücksichtigt wird ist die Ladung und Entladung von möglicherweise vorhandenen Batteriespeichern.
Ich habe das mittels “custom:energy-custom-graph-card” einmal nachgebaut.
Die korrekte Darstellung im Energy-Dashboard müsste doch eigentlich so aussehen:
Die falsche Darstellung im Standard-Energy-Dashboard ist deutlich ersichtlich, wenn man den Zeitraum 09:30 bis 11:30 betrachtet. In diesem Zeitraum werden die Batterien geladen. Meiner Meinung nach sollte das nicht als “Verbrauch” angesehen werden.
Im Zeitraum 00:00 bis 01:30 ist im Standard-Energy-Dashboard kein Verbrauch zu erkennen. In diesem Zeitraum wird der Verbrauch aus den Batterien gedeckt.
Ist da ein Bug-Report fällig???

