Guten Abend,
Ich habe an der Steckdose mit der ich mein E-Auto lade eine Shelly Plus 1 PM angschlossen. Soweit läuft auch alles.
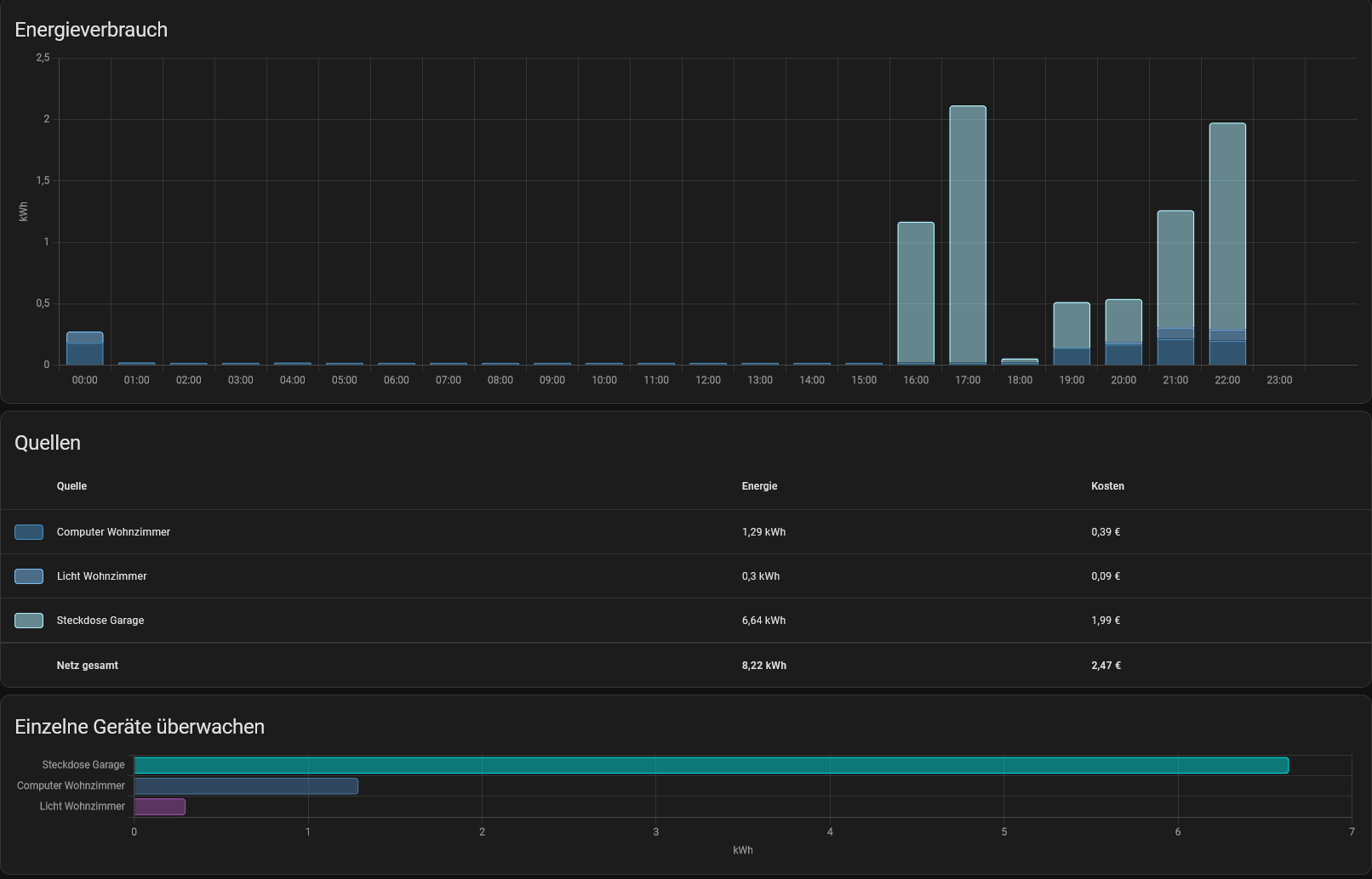
Habe jetzt mal zum “spielen” Grafana genutzt, dabei ist mir aufgefallen das ich von dem Shelly Plus 1 PM nur sehr selten Eintragungen des aktuellen Stromverbrauchs in die DB bekomme… ![]()
HA läuft testweise auf einen PI4 4GB
Der Shelly ist über einen Fritz Repeater 310 mit der Fritzbox verbunden. Habe es auch mal mit dem Fritzrepeater 1750 getestet bzw. dann auch mit Fritzbox → 1750 → 310. Hat leider alles nicht geholfen.
Die Verbindung schwankt leider zwischen poor und weak, da der Repeater ca. 15m + 2 Wände von dem Shelly entfertn ist ![]()
Sonst funktioniert alles… Ich kann Ein / Ausschalten ohne verzögerung die Automation läuft auch ohne Problme… Egal ob über Shelly App oder HA
Die 2 anderen Shellys (Plug S und Dimmer 2) laufen soweit ohne Problme.
Hier mal ein Foto dazu.
Von 16:30 bis 18 Uhr wurde durchgehend geladen… Die anderen Punkte sind größten teils nur durch Testen entstanden ( Ein - Aus, Repeater getauscht und verbindungen gewechselt…)
Im Dashboard wird auch immer der Aktuelle verbrauch angezeit… Aber mir ist aufgefallen das sich hier teilweise mehrere Stunden bei “Steckdose Garage” der Momentanverbrauch nicht ändert.

In dem Energie Dashboard wird soweit auch alles korrekt angezeigt
Liegt das ganze an der Schlechten Verbindung? oder eher an HA? oder ist es etwas ganz anderes?
Finde es etwas komisch, da ich sonst keine Verbindungsproblme beim Ein und Ausschalten habe… Da gibt es auch eigentlich keine verzögerung.
Danke schon mal für eure Hilfe ![]()

