Hallo an alle,
ich habe ai on the edge integriert und soweit zum laufen gebraucht. Das Problem ist, wenn ich den HA oder den ESP32 neustarte macht er mir irgendwelche hohen Werte in das Dashboard, obwohl nichts verbruacht wurde. Könnt ihr mir da helfen? Vielen Dank 
Gruß
Flo
Hallo ihr Lieben,
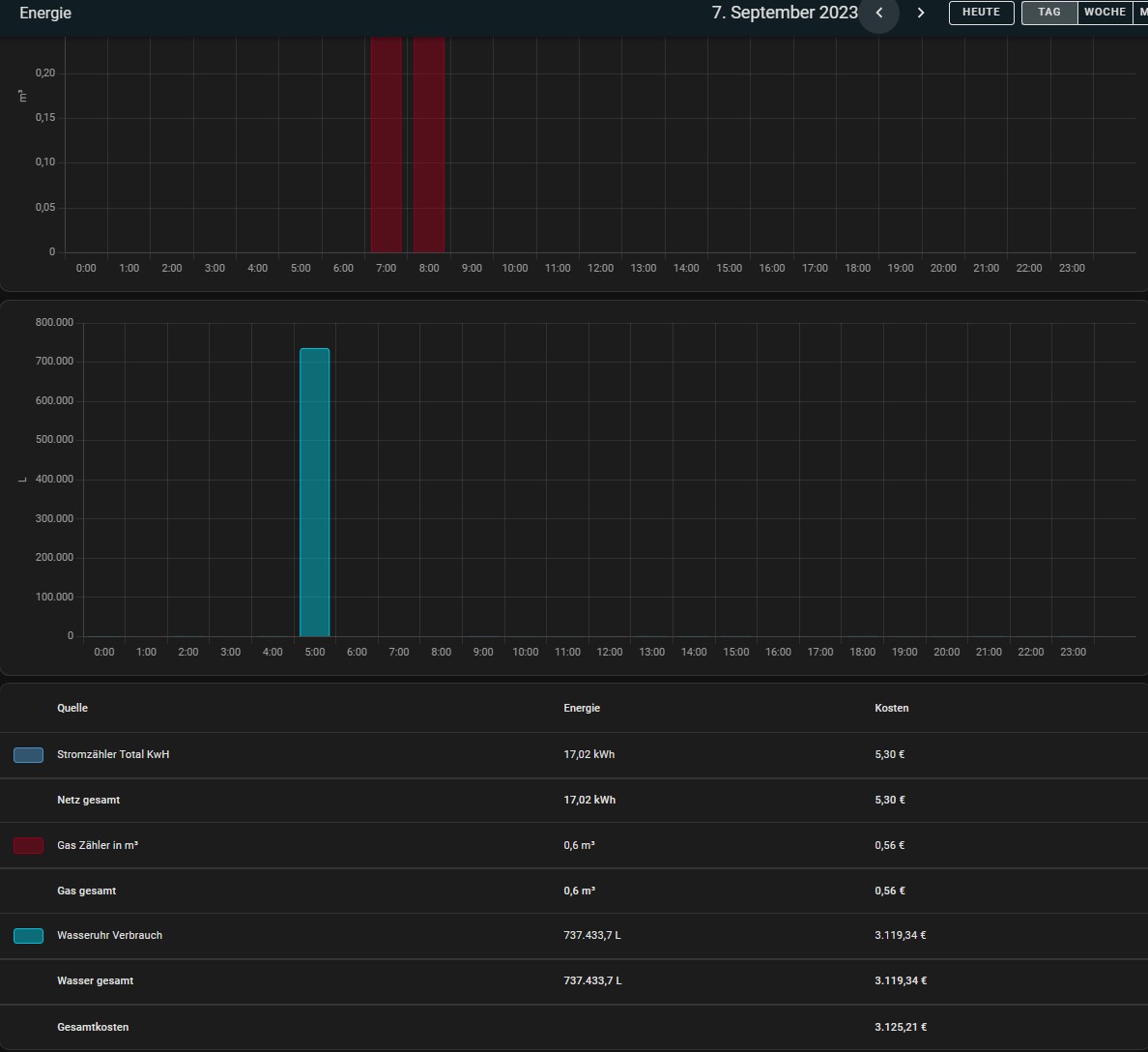
habe das gleiche Problem und muss sagen nervt mich ganz schön, da es natürlich den Monats/Jahres Verbrauch extrem verfälscht. Nach jedem Neustart nimmt er den aktuellen Zählerwert und setzt diesen Gesamtverbrauch auf der Uhr als Tagesverbrauch ins Dashboard.
Das sieht dann so bei mir aus:
Mal ganz entspannt 737.000 L an einem Tag verbraucht 
Hat das Problem sonst keiner oder stört es sonst keinen?
Hab alles genau so eingerichtet wie bei Simons Video.
In der MQTT.yaml is er wie folgt drin:
- state_topic: "watermeter/main/value"
name: "Wasseruhr Verbrauch"
unique_id: watermeter_value
unit_of_measurement: 'm³'
state_class: total_increasing
device_class: water # Needs Homeassistant 2022.11!
icon: 'mdi:water-pump'
availability_topic: watermeter/connection
payload_available: connected
payload_not_available: connection lost
Lg und danke…
Wieso hast du die überhaupt manuell angelegt? AIote bietet doch die Möglichkeit, von HA automatisch erkannt zu werden…
Bei mir habe ich das Phänomen nämlich nicht, egal was ich wann wie oft neustarte.
Hi, weil es damals wie ich es gemacht habe noch kein Home Assistant Discovery gab. Also musste es manuel eingebunden werden.
Allerdings dachte ich mir nun auch das ist der Einzige Unterschied zu dem wie es im Video gezeigt wurde.
Ich habe nun die Einträge in MQTT.yaml gelöscht, es nochmal per discovery eingebunden und siehe da… Nun geht es.