Shelly Plug S auch Stromkosten Anzeigen lassen?

Hallo, bin der Neue hier. Beschäftige micht etwa 6-8 Wochen mit HA. Nun habe ich ein paar Shelly Plug S. Sie laufen wunderbar, samt Automationen. Im Dashboard bekomme ich diese ein/aus zu schlaten, sehe den Stromverbrauch.
Nun zur Frage: Ist es möglich, wie in der Shelly APP, auch die Stromkosten anzeigen zu lassen? Oder ist das zu kompliziert? Habe mit programmieren nix am Hut :slight_smile:
Danke für Hilfe oder Ideen.

Hallo
du erstellst dir einen Helfer (Geräte und Dienste - Helfer) Nummer.
Hier gibst du den aktuellen Strompreis ein.
Dann erstellst du dir einen weiteren Helfer - Verbrauchszähler.
Im Verbrauchszähler kannst du einstellen ob er täglich, monatlich oder jährlich anzeigen soll.
Gruß
Helmut

3 „Gefällt mir“

Schau mal beim dem Youtube Kanal “Steuer dein Leben” vorbei. Der hat mal schön Helfer erklärt und auch mal ein Video für Balkonsolar gemacht. Da kam auch der Strompreis vor. Im Video wird es ersichtlich und sollte für dich umsetzbar sein.

Ansonsten hat es @helmi55 bereits gesagt und den entsprechenden Tipp gegeben. :+1:

1 „Gefällt mir“

Habe das jetzt einfach über das Ernergiedashboard geregelt. Hat einwandfrei geklappt! Danke für die Hilfe.

Sorry, das ich nachfrage, aber ich blicke noch nicht ganz durch. Ich möchte auch von meinen Shelly Plug S die Stromkosten angezeigt bekommen.
Okay, habe einen Helfer “Nummer” erstellt, aber wo genau kommen da die 40,20 Cent Arbeitspreis rein?
Dann den Verbrauchszähler für den Pc erstellt. Aber wie verknüpfe ich das dann, das ich den Preis angezeigt bekomme. Vielleicht kann mir jemand auf die Sprünge helfen. Das Video von “Stier Dein Leben” hat mich auch nicht wirklich schlauer gemacht, oder ich hatte das falsche Video🙂

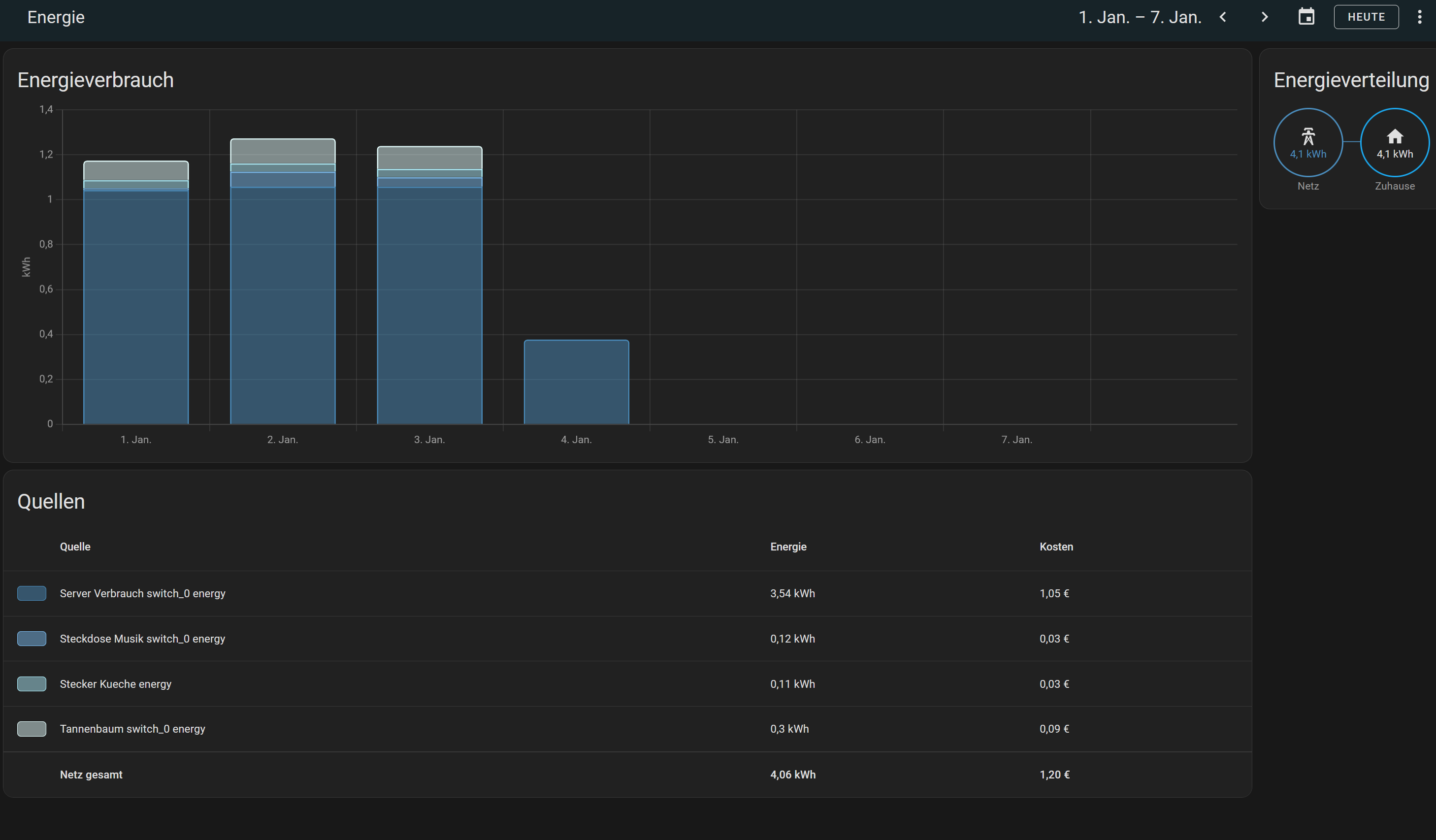
Ich habe das im Bereich Energie erstellt, sieht dann so aus:

@Damrak2023
Hallo Andy du erstellst einen NummerHelfer


und dann kannst du in dem den Preis Eintragen

Damit kannst du dann rechnen
Gruß
Helmut

Sorry, das ich mich erst mit Verzögerung zurückmelde. Das mit dem Helfer habe ich soweit hinbekommen, wie @helmi55 es beschrieben hat Jetzt rätsel ich aber gerade darüber wie Du diese 2 Dashboards hinbekommen hast.
Du schreibst, Du hättest das im Bereich Energie erstellt. Aber da ist doch nur die Standardansicht vorhanden. Lange Rede kurze Sinn, ich würde das halt gerne so machen wie Du, weiß aber ehrlich gesagt nicht, wie Du das umgesetzt hast.
Ich habe es mit einer Statistik Diagramm Karte versucht, aber bei mir sieht das alles andere als schön aus. Mir ist auch nicht klar, wie dann die Berechnungen durchgeführt werden?
Momentan sind es bei mir 7 Shelly Plug S, welche ich gerne so darstellen würde, wie Du es in Deinen beiden Boards hast.
Anbei ein paar Screenshots:


Es wäre klasse, wenn Du mir hier bitte weiterhelfen könntest.
Gruß Andy

Naja, zuerst gehst du auf der Energieseite oben rechts auf die 3 Punkte, und wählst: Energiekonfiguration.
Dann im folgenden Feld gehst du auf Verbrauch hinzufügen. Dort wählst du dann deien Shelly Plug S aus mit der entsprechenden Entität

Sieht bei mir dann so aus. Oben das Gerät und unten der Preishelfer. Und schon wird das im Energie Dashboard angezeigt.

2 „Gefällt mir“

Ich danke Dir, jetzt habe ich es begriffen. Ich hatte meine Geräte ganz rechts unter einzelne Geräte hinzugefügt. Jetzt nach Deiner Anleitung hat es super geklappt.
Gruß Andy

Ich muss leider das Thema nochmal aufgreifen, da mir ein ganz dummer Fehler passiert ist. Ich habe bei den Stromkosten aus Versehen 40,20 anstatt 0,402 eingegeben.
Nun sind natürlich meine Werte falsch. Obwohl ich die Geräte anschließen nochmal gelöscht habe und mit dem korrekten Wert neu angelegt habe, sieht mein Dashboard nun weiterhin so aus:


Weiterhin verstehe ich gerade nicht warum mir beim Kühlschrank keinerlei Werte angezeigt werden.

Ich vermute das der erste falsche Wert den ich eingetragen habe, noch irgendwo im Hintergrund gespeichert ist. Aber wie bekomme ich den weg, sodass er nun mit dem richtigen Wert rechnet?

Hast du den Helfer mal gelöscht, und wieder neu angelegt? Ansonsten wüßte ich das auch nicht genau, bin ja auch noch Anfänger.

Beim Kühlschrank könnte ich mir vorstellen falsche Intität genommen?

Nachdem ich alles nochmal komplett neu angelegt habe, funktioniert es einwandfrei. Besten Dank