HAOS | RAM-Verbrauch, CPU und Leistungsaufnahme periodisch außergewöhnlich hoch

Hallo liebe Simon42-Community!

Das hier ist mein erster Beitrag, daher seid mir bitte nicht böse, dass ich das mit den Kategorien nicht so einordnen kann.

Ich habe letztes WE nochmal Proxmox ausprobiert, dies aber aufgrund von höherer Leistungsaufnahme und wenig Mehrwert wieder revidiert.
Zeitgleich habe ich aber auch mein Home Assistant neu und frisch aufgesetzt.

Anscheinend hat sich ein “Bug” eingenistet, denn CPU, RAM und Leistungsaufnahme schnellen immer wieder aus dem Nichts hoch und machen so unnötige “Spikes”, was mir bei meiner alten Installation nicht passierte. Backup hätte ich auch noch, aber eigentlich wollte ich ein cleanes HA haben.

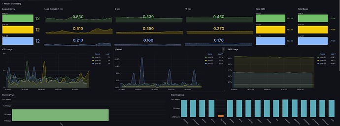
RAM ist normalerweise bei ca 2,5 GB und die Steckdose EDV (FB 7590 + HAOS) bei ca. 22 W Leistungsaufnahme

Auch habe ich schon ein paar Addons ausgeschaltet gehabt, die aber leider nicht zielführend waren.

Hat einer von euch eine Idee bezüglich meines Problems?

Danke euch schon einmal und einen schönen Abend gewünscht :sweat_smile:

VG
Tristan762

Auf welchem Host läuft den Dein Home Assistant OS?

Dass die CPU Auslastung und die RAM Auslastung über die Zeit schwanken ist ganz normal.

Lass Dich von der niedrigen CPU Auslastung nicht irritieren. Ist ein i9-13900H mit 20 CPU’s, Home Assistant nutzt davon 6 und 4GB RAM. Home Assistant OS läuft auf Proxmox.

Auch die Leistung schwank ordentlich, allerdings läuft bei mir ein wenig mehr als nur Home Assistant OS drauf.

Auch meinen Testumgebung auf einem Odroid M1 mit 8GB RAM und Home Assistant OS verhält sich hier nicht anders, vor allem was die CPU Auslastung angeht.

Gruß
Osorkon

Moin,

und willkommen im Club, äh Forum.

Wie @Osorkon schon gefragt hat, müsste man das im Verhältnis zur verwendeten Hardware lesen.
„Wer viel misst, misst Mist.“, wenn man eine Moment aufnahm betrachtet, dann sind Peaks meist schrecklich, nur dann muss man auch schauen, was genau zu diesem Zeitpunkt lief!
Eigentlich sollte man sich bei der CPU Auslastung einen gemittelten Wert anschauen, dann fallen die Peaks nicht mehr so ins Gewicht.



Allgemein gesagt, solange das nicht ein durchgehender Strich bei einer hohen Auslastung ist, würde ich das mal als normal arbeitendes System ansehen.

Du kannst mal Glances aus den Add-ons installieren, um noch etwas tiefer ins System zu schauen, vielleicht fällt dir dabei ja ein Prozess auf, den man dann gezielt untersuchen kann.


VG
Bernd

Hey @Osorkon und @dp20eic :wave:

Dankeschön für eure Hilfe :blush:

Mein HAOS läuft auf einem Fujitsu Esprimo Q920, direkte Installation mit 16 Gigabyte RAM, 500 Gigabyte SSD und i5-4590T :sweat_smile:

Vorher gab es nicht plötzlich solche Peaks, deshalb hat es mich gewundert :see_no_evil::sweat_smile:

Mittlerweile habe ich glaube ich das Problem gefunden, ich hatte fälschlicherweise ausversehen den Matter Server installiert gehabt und der machte viel durcheinander :thinking: (obwohl ich kein Matter-Gerät besitze :see_no_evil:)

Danke für den Tipp dp20eic :+1::smile::+1:
Den merke ich mir!

Euch beiden noch mal vielen Dank und einen schönen Abend gewünscht!

Viele Grüße zurück
Tristan 762

Für Home Assistant OS only ein wenig überdimensioniert, findest Du nicht?!

Gruß
Osorkon

Theoretisch hast du recht :sweat_smile:

Ich habe nebenbei auch u.a. Immich als Addon laufen, das hat in der alten Instanz aber keine Probleme bereitet :sweat_smile:

Was mir aber auffällt:
Ungefähr einmal stündlich “kotzt” sich eine Komponente richtig aus, belegt kurzzeitig zwei Gigabyte RAM mehr (möglicherweise der ganze PC) und kurze Zeit später ist wieder alles normal :sweat_smile:

Viele Grüße
Tristan762

Wenn Du schon einen ausreichend dimensionierten Host am Start hast. Würde ich Proxmox nutzen und Home Assistant OS als VM. Und alles andere als eigenständige LXC.
So hast Du eine unversaute schlanke und flotte Home Assistant Instanz.

Gruß
Osorkon

2 „Gefällt mir“

Habe ich schon ausprobiert, wäre eine Möglichkeit🙂

Ich mag aber die Zwischenebene mit Proxmox nicht.

Und jetzt habe ich auch herausgefunden wer die ganzen Peaks nach oben macht. Es ist die Kernkomponente von Home Assistant.

Einmal Stündlich vergrößert sich der RAM-Verbrauch von ca. 915 MB auf 2,9 GB… Und die CPU geht auf 35%

Vielleicht probiere ich morgen mal das alte Backup wieder einzuspielen :sweat_smile:

Zwar sind dann Daten für ein paar Tage weg, dann sei es aber so :thinking:

VG
Tristan762

Moin,

nur mal so aus reinem Interesse, was erwartest Du, dass ein System macht, einmal gestartet, dann darf es nur 2 GB Speicher verbrauchen und die CPU darf nur 2 % Auslastung haben?
Ich verstehe die Panik nicht, das System tut doch genau, das, was es soll, es arbeitet eine Aufgabe ab, dazu braucht es Speicher und CPU, dann ist die Aufgabe erledigt und die Ressourcen werden wieder freigegeben.
Etwas anderes wäre es, wenn die Ressourcen nicht freigegeben werden, oder immer nur ein Teil und somit ein schleichender Ressourcenverbrauch stattfindet.

Wenn es Dich so sehr wurmt, dass die CPU und Memory herumzappelt, dann würde ich mal schauen, was in HA jede Stunde da die Ursache ist, vielleicht hast Du ja etwas in einer Automation, oder, oder, falsch gemacht, dass es zu diesem Peak kommt.

Aber für mich ist das, Geister im System jagen, macht Spaß, frisst aber Zeit, die man für sinnvollere Dinge nutzen kann.

VG
Bernd

2 „Gefällt mir“

Ich bin da ganz bei @dp20eic

Wieso nutzt man potente Hardware, wenn man dann Panik schiebt, weil das System kurzzeitig einen der Teil vorhandenen Leistung nutzt?!

Die teuersten Komponenten sind die, die man nicht nutzt.
Solange keine wichtigeren Prozesse dadurch ausgebremst werden, würde ich vermutlich nicht einmal allzu sehr auf die Auslastung schauen und analysieren wollen, warum …