Hej Leute, ich bin neu hier und auch neu beim HA, habe jetzt eine ziemlich steile Lernkurve hinter mir und hab schon vieles geschafft.
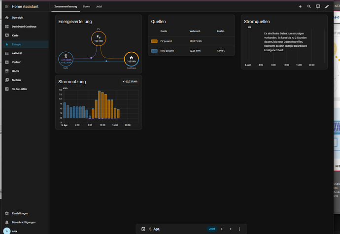
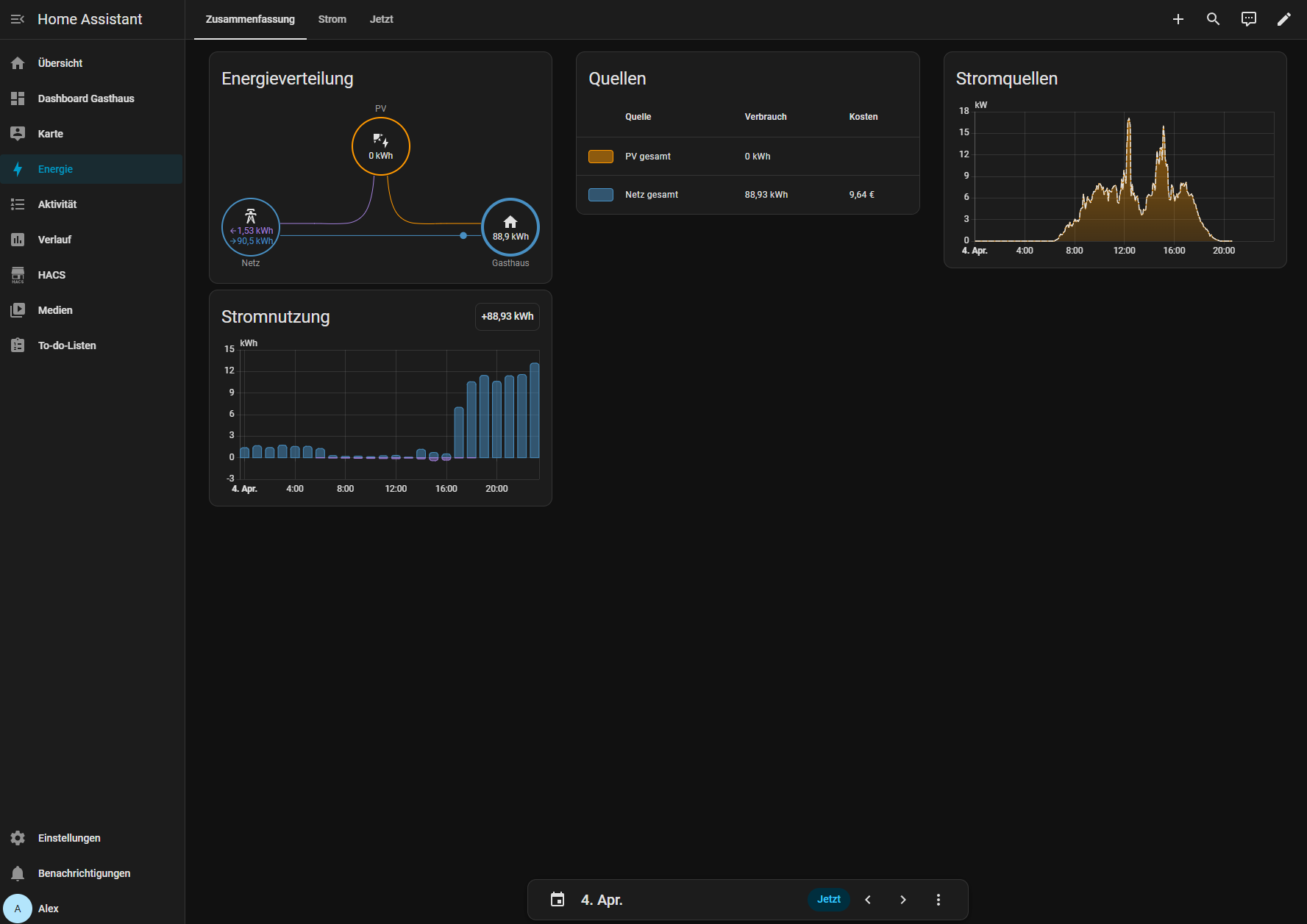
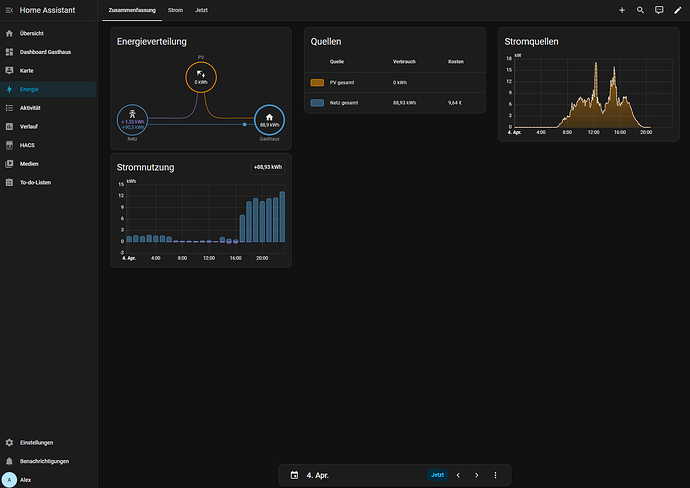
Nun hätte ich noch gerne, dass mein Energiedashboard komplett ist, soweit möglich. Heute jedoch blieb bei Stromquellen die Grafik leer. Jedoch zeigt mir die Energieverteilung alles richtig an. Gestern war bei Stromquellen eine Grafik zu sehen mit der PV Erzeugung, aber dafür war die PV Erzeugung nicht in der Energieverteilung. Was hab ich übersehen?
Freue mich auf eure Antworten!

