Bluetooth Temp Sensor einrichten / einbinden / installieren

Ich habe diesen Sensor beim Ali bestellt. Ich kann den Sensor in der Smartphone_App - Smartlife einbinden. Meine HA Installation läuft auf einem Mini-Pc und einer VM. Jetzt habe ich mir einen Bluetooth-Dongle-USB mit Antenne besorgt und in den Mini PC gesteckt. erkannt & installiert und funktioniert soweit.

Mein Problem, wenn ich in HA Bluetooth Gerät hinzufügen will steht immer das hier da:
grafik

Ich habe keine Ahnung was fehlt oder was ich falsch mache…
Kann mir da bitte jemand helfen. YT & Google komm ich auch nicht weiter.

das ist der BT-Dongle:

Die Bluetooth Integration hadt du geladen und konfiguriert?

wo in HA ? ja hab ich, da kommt das Bild oben wenn ich die Integration anklicke…mehr geht garnicht und komme da nicht weiter.

Das bezieht sich ja auch nur auf den Dongle.
Normalerweise erkennt HA verbindungsfähige BT-/BLE-Geräte automatisch und öffnet die Integration.
Bist Du sicher, dass Dein Ali-Kauf auch im Pairing-Modus ist?

ach der muss im pairing mode sein um ihn in HA integrieren zu könne? mom teste ich mal…bin mal gespannt.

Muss nicht unbedingt (Shelly-BLE-Geräte werden so erkannt), könnte aber sein.

das ging auch nicht, aber BT steht auch allgemein nicht in meinen Integrationen…HA erkennt meinen BT Adapter bestimmt nicht, kann das sein? Muss man da noch etwas beachten?

( der passive BLE monitor, war nur ein test das ist eine HACS installation, da geht auch nix )

Steht der Dongle in der Hardware-Übersicht (bei USB)?
System/HA nach der Installation des Dongle schon mal neu gestartet?

Ich dachte der läuft schon

Neustart mehrfach ohne erfolg, also Neustart des Mini PCs sowie Neustart der HA Instanz des Mini PCs. Der dongle wird normal angezeigt, unten rechts in der symboleiste das kleine BT -Symbol —> ja der Dongle läuft und ist auf dem Mini PC installiert.

In der Smartlife Integration von HA wird der Sensor so angezeigt…aber ich habe die mehrfach versucht auf “aktive” zu setzen, gelingt nicht.


Unter Geräte steht er so drin ( smartlife )

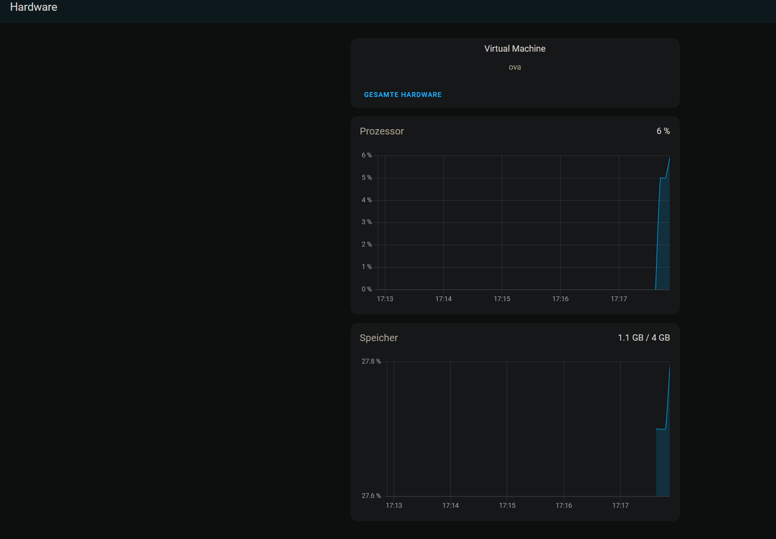
Schau mal in HA unter Einstellungen → System → Hardware → Gesamte Hardware ob der Stick da auftaucht.

Wird der in die VM nicht einfach durchgereicht?

da siehts sehr leer aus…

Du musst noch klicken

Klick mal hier hin:
image
kann kommt mehr! :joy:

nicht auslachen :))) ja das würden jetzt ca. 30 Screenshots, unter was sollte man den, denn suchen ?

Hier ungefähr…

Siehe oben: Bei USB!

nee das ist was kommt, wenn ich “usb” suche

Aufklappen? Sonst wird es nicht durchgereicht

Sonst nichts, d.h. weiter unten?