Hallo Community,
wie beschrieben. komme ich bei anlegen eines Energy-Verbrauchers nicht weiter.
Der Tasmota-Lesekopf funktioniert und liefert Daten.
Meine configuration.yaml scheint mir noch etwas leer zu sein, hängt es damit zusmmen, dass keine passenden Statistiken gefunden werden können?
Danke schon mal vorab.
marc
Erstmal herzlich Willkommen im Forum.
Was erwartest du in der configuration.yaml?
Gibt es eine Fehlermeldung?
Hallo sirector,
erstmal danke für die Aufnahme hier.
Habe eigentlich nur das Problem, dass ich im Energie-Reiter den Netzverbrauch nicht konfigurieren kann, da er eben " keine Statistiken finden kann".
Fehlermeldung sehe ich keine, habe nur beim RTFM-durchstöbern gelesen, man müsse die configuration.yaml mit Leben füllen.
Grundsätzlich bräuchte ich halt ne vernünftige grafische Auswertung des Stromverbrauchs, was - so meine Hoffnung - über den Reiter “Energie” angelegt wird.
vg
marc
Hallo,
ich habe exakt das gleiche Problem.
- Tasmota SML-Zählersensor eingerichtet.
- Finde diesen auch unter den Geräten und Entitäten.
- Zeigt mir auch unter den Entitäten, Informationen, die live Zähler-Werte an (wie bei kroby)
Problem: - Bekomme diesen auch nicht in den Statistiken angezeigt.=> nicht verfügbar.
- Ebenso ist dieser auch nicht in der “configuration.yaml” aufgeführt
- …
Grundlegend bin ich Neuling im gesamten Bereich von HA. Habe nicht sonderlich viel Kenntisse in der Programmierung (YAML) und der gesamten Oberfläche.
Wäre auch um Tipps und Hilfe dankbar!
Gruß
Jens
Hallo Jens,
ahh ein Leidensgenosse…
Vielleicht hat ja jemand eine Idee.
Grüße
marc
Hallo,
super template!
Frage:
“sensor. xxxxxx”
Wie finde ich die Bezeichung bzw. wo ist diese definiert?
Danke!!!
Kann ich das dann einfach so unten dranhängen?
# Loads default set of integrations. Do not remove.
default_config:
# Load frontend themes from the themes folder
frontend:
themes: !include_dir_merge_named themes
automation: !include automations.yaml
script: !include scripts.yaml
scene: !include scenes.yaml
sensor.tasmota_sml_verbrauch_summe:
unit_of_measurement: "kWh"
device_class: "energy"
state_class: "total_increasing"
irgendetwas ist wohl falsch:
Fehler beim Neustart von Home Assistant
The system cannot restart because the configuration is not valid: expected a dictionary for dictionary value @ data[‘customize_glob’][‘sensor.tasmota_sml_verbrauch_summe’]
sorry, ging doch hatte einen Kopierfehler.
Ok, die Grafik des Sensors hat sich jetzt verändert.
Im Energie-Reiter kann er immer noch " keine Statistiken finden".
Vielleicht mal ein paar Stunden warten.
Ich berichte…
Bei mir sind nun statistiken … vorhanden. Habe auch schon mein Ernergie-Dashboard generiert.
=> soweit funktioniert das erstmal.
Vielen Dank!
Was hast du denn anders gemacht?
Bin als HA Neuling genau mit diesem Problem auf das Forum gestoßen und hab anhand des YAML Codes meine configuration.yaml angepasst.
Sensoren erscheinen nun endlich mit der Klasse “energy” und das Energie Dashboard kann diese interpretieren!
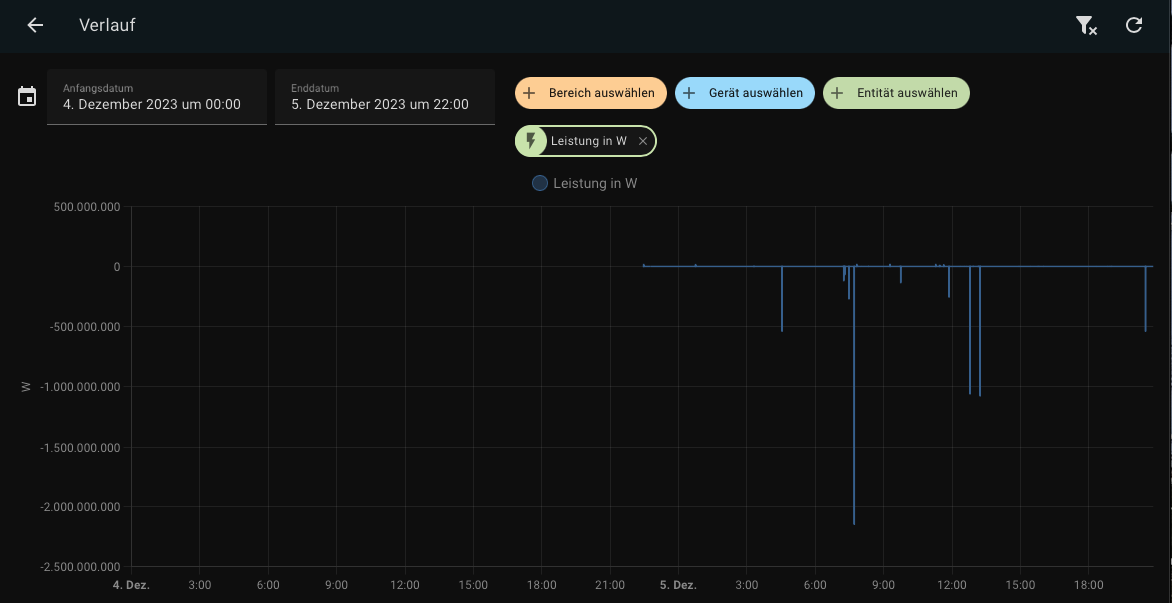
Was noch merkwürdig ist, ist der Verlauf, hier das Beispiel der aktuellen Leistung:
Zum einen, warum sind die Werte negativ? Und warum gibt es eine Nulllinie?
An was könnte das liegen?
Danke vielmals!
Hallo,
Meine Entität sieht im Verlauf auch so aus = farbiger Balken
Habe im Yaml Script ab Zeile 13 folgendes eingetragen.
template:
- sensor:
# Stromzähler Keller Verbrauch
- name: "Stromzähler Verbrauch"
unique_id: "stromverbrauch_id"
unit_of_measurement: 'kWh'
device_class: "energy"
state_class: "total_increasing"
state: >-
{{ float(states('sensor.tasmota_haus_total_in')) | round(3) }}
- sensor:
# Stromzähler Keller Erzeugung
- name: "Stromzähler Erzeugung"
unique_id: "stromerzeugung_id"
unit_of_measurement: 'kWh'
device_class: "power"
state_class: "total_increasing"
state: >-
{{ float(states('sensor.tasmota_haus_total_out')) | round(3) }}
Kann im Energie Dashboard keinen Verbrauch hinzufügen, “Du hast keine Statistiken”
Ich kann nicht nachvollziehen wo noch eine Konfiguration fehlt.
An Schreibfehler kann es eigentlich nicht liegen, habe es mehrfach kontrolliert.
Danke und Gruß
Hi,
schau mal unter Entwicklerwerkzeuge / Statistik, ob es in der Liste bei Problem ein “Problem beheben” gibt.
Das war es bei mir.
vg
Hi,
In der Liste ist kein Problem vorhanden.
Zur weiteren Erklärung; habe Home Assistent erst seit ein paar Tagen.
Womöglich fehlen bei mir grundsätzliche Einstellungen?
In der Übersicht werden mir die Werte vom Stromzähler angezeigt und auch aktualisiert. Aber eben nur als eine Liste mit den verschiedenen Werten.
Ich vermute diese Darstellung als Diagramm wird derzeit nicht realisiert.
Wieso auch immer ???
Gruß
Update:
Habe Home Assistent neu gestartet.
Nun werden die beiden Sensoren die ich in Yaml definiert habe, als Energie Verbrauch bzw. Einspeisung im Energie Dashboard angeboten.
Daten werden noch nicht angezeigt.
Mann soll ja auch 2 Stunden warten.
Mal schauen, werde es nachtragen.
by HarryP: Zusammenführung Doppelpost (bitte “bearbeiten” Funktion nutzen)
Dein zweiter Sensor Stromzähler Erzeugung hat die flasche device_class. Der muss auf Energy sein…
Das hast du aber im Zweifl schon korrigiert, wenn dir beide im Dashboard angeboten werden.
Zweitens kannst du das zweite - sensor: entfernen.
Das muss nicht wiederholt werden, solange es der gleiche Typ von sensor ist.
Hallo,
- Die 3 Werte aktueller Verbrauch, Gesamt-Verbrauch, Gesamt-Erzeugung werden mir als Werte angezeigt. Gesamt-Erzeugung habe ich als Netzeinspeisung definiert, das wird jedoch nicht als Verlaufs-Diagramm im Energie Dashboard angezeigt. Gesamt-Verbrauch schon. Ich habe das System noch nicht ganz verstanden. Aber die Werte werden generell vom Stromzähler übermittelt.
- Ich hätte diesen Post gerne, wie gewünscht, als Update zum Post vom 22.02. ergänzt, aber über die Bearbeitungsfunktion ist mir das nicht möglich
Danke generell für die Hilfe und Denkansätze.
einen schönen Tag noch.
Hallo zusammen, mir wird im Energie Dashboard auch keine Statistik angezeigt. Unter Entwicklerwerkzeuge → Statistik sehe ich meine Einspeisung sowie Netzbezug allerdings. Es wird dort kein Problem angezeigt. Ich sehe in der Spalte Statistik-Maßeinheit keine Einheit für die beiden Werte, könnte das ein Problem sein? Meine Config.yaml sieht wie folgt aus.

Wie bei deinem Doppelpost in dem anderen Thread bereits geschrieben, ist dein Code nicht korrekt. Prinzipiell sind die zusätzlichen Sensoren auch unnötig → Zählerstand in Energie Dashboard darstellen - Keine passenden Statistiken gefunden - - #6 von AlfB




