Integration eines Siro (oder Homematic) Raumthermostats

Hallo zusammen,

ich bin neu hier, auch bei Home Assistant im Allgemeinen. Ich hab mich jetzt aber bereits durch einige Videos und viele Blogposts durchgearbeitet.

Ich habe aktuell eine Wasser-Fußbodenheizung mit einem manuellen Thermostat (230V Stellantriebe, NC also stromlos). Auf der Suche nach einem Smart Home Thermostat welches von der Größe ähnlich dem jetzigen von Eberle ist, bin ich auf das Thermostat von Siro gestoßen. Das liegt ohne Rahmen bei 55x55mm und würde gut passen. Alle anderen Thermostate (Homematic, Bosch, Tuya) sind mit 82x82 bzw. 86x86 zu groß. Direkt darunter liegen nämlich drei Schalter. Umsetzen kommt auf Grund Mietwohnung nicht in Frage. Das zur Erklärung warum das von Siro.

Aber ich habe noch nichts gefunden, womit ich das Siro in HA integrieren kann. Hat jemand eine Idee? Kann auch gut mit einem anderen Produkt leben, welches von der Größe passt und bereits integriert werden kann. Zigbee ist da auch recht.

Vorab vielen Dank und viele Grüße
Harald

Nachtrag:
Bin ich eben drauf gestoßen. Das Homematic müsste ich doch auch ohne Rahmen verwenden können, oder?
Gibt es dafür eine Integration ohne irgendein Gateway?

Viele Grüße
Harald

:crayon:by HarryP: Zusammenführung Doppelpost

Die Geräte von Homematic/IP benötigen eine eigene Zentrale. Einen Access Point oder eine CCU3 oder RaspberryMatic. Alle Drei lassen sich dann mit HA verbinden/ einbinden.

Raspberrymatic gibt es auch als HA Addon. Dann braucht nur den HmIP-RFUSB Funkstick.

Wirklich Sinn macht das meiner Meinung nach, aber erst, wenn man auch die Stellantriebe passend dazu auswechselt.

Wobei Fußbodenheizungen sind sehr träge. Da ist es meist besser die durchlaufen zu lassen, als da über Heizprogramme dran rumzustellen.

das bedeutet, so richtig viele Vorteile habe ich bei der Integration unserer Fußbodenheizung in HA gar nicht. An die Stellantriebe gehe ich als Mieter ganz bestimmt nicht ran.
Der einzige Vorteil beim Ersetzen des alten Thermostats (EBERLE-RTR-E 6724) durch eine digitale Version wäre, diesen etwas besser einstellbar zu haben.

Ich interessiere mich auch für die Siro Raumthermostate, mir stellt sich die gleiche Frage wie oben bereits gestellt. Homematic etc. möchte ich eigentlich nicht, würde einfach nur gerne ein Smartes Thermostat haben welches in die Schalterserie (Mehrfachrahmen) passt. Wichtig wäre mir die Konnektivität zu Home Assistent.

Kurzes update, ich hab mir mal eins gegönnt und soeben verbaut. Einbindung in Smart-Live App war unproblematisch bzw. automatisch. Durch die Tuya integration ist das Gerät dann auch im Home Assistant zu finden. Leider nur mit ein minimum an Zuständen bzw. fehlt mir irgendwie auch die „current_temperature“, vielleicht kann mir hier jemand helfen wie man das fixt.

Na diversen versuchen hab ich es mit local Tuya hinbekommen. Falls jemand Input benötigt, gerne melden.

1 „Gefällt mir“

Hallo Mave84,

ich stehe vor dem selben Problem. Wäre daher für tipps sehr dankbar.
Habe die Thermostate via Tuya eingebunden. Sehe aber faktisch keinerlei Infos wie Soll/Ist Temperatur oder den Regeler.

Grüße,
Roman

Du musst es über LocalTuya einbinden.

Hallo Mave84 kannst du mir bitte die Daten senden was du eingestellt hast?

Nach Umstellung auf DP Instructiones sind zumindest in der tuya cloud alle Datenpunkte da, wobei die Temperaturen von 0-700°C gehen.

:crayon:by HarryP: Zusammenführung Doppelpost (bitte “bearbeiten” Funktion nutzen)

Ist schon eine weile her, mit der Cloud hatte ich aber Probleme. Glücklicherweise hatte ich damals Screenshots von den Einstellungen gespeichert. Versuch es mal damit:




Hey, cool danke für die schnelle Rückmeldung!
Gleich probiert und zack… Es läuft

1000 Dank!!! Yyou made my day!!!

1 „Gefällt mir“

Wenn du noch auf Probleme stößt, kannst du auch unter HVAV Mode DP die ID 5 eintragen

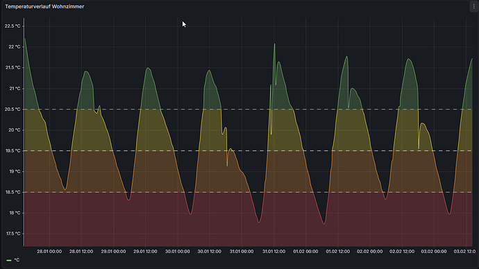
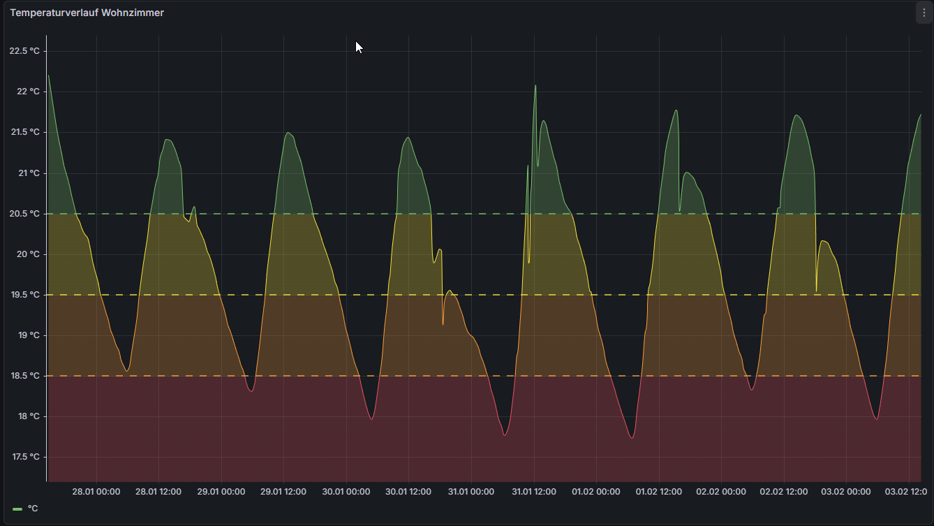
nachdem Ihr jetzt Erfahrungen mit dem Siro gesammelt habt. Wie feinfühlig funktioniert denn das Siro. Ich hab nämlich irgendwo in einem Heizungsforum gelesen, dass das auch nicht besser als die manuellen regelt. Ich vermute auch, dass das Problem an anderer Stelle zu suchen ist.

Kann mir jemand sagen, woran diese Schwankungen liegen können? Ich würde nämlich gerne unserem Vermieter Bescheid geben seinen Heizungsbauer zu beauftragen.

Die Schwankungen kommen mir extrem groß vor. Und zudem sind die Tiefpunkte meistens zwischen 5 und 6 Uhr morgens. Ich vermute da ist etwas nicht korrekt eingestellt.