Energy Dashboard treibt mich in den Wahnsinn

Hi in die Runde,

mein Energy Dashboard triebt mich echt in den Wahnsinn. Home Assistant bekommt es einfach nicht auf die Reihe meinen Stromverbrauch richtig anzuzeigen.

Der Stromverbrauch wird über einen HITCHI IR Lesekopf ausgelesen und per MQTT übertragen, so weit so gut. Nur addiert er an einem Tag einfach die Zählerwerte (Zählerstand 3.500 + Zählerstand 3.501 = Tagesverbrauch von 7.001 kWh) und an einem anderen Tag macht er es richtig und er addiert die Deltas (3.500 , 3.501, 3.502, 3.503 sind 4kWh Verbrauch).

Woran kann das liegen?

Hier mein Template mit welchem ich agiere:

template:
  sensor:
    name: "Strombezug_template"
    unit_of_measurement: "kWh"
    unique_id: Strombezug_template
    device_class: "energy"
    state_class: "total_increasing"
    state: >
      {% if states('sensor.bitshake_smartmeterreader_power_total_in') | float < 0 -%}
      {{states('sensor.Strombezug_template')}}
      {% else %}
      {% if states('sensor.bitshake_smartmeterreader_power_total_in') | float > 10000 -%}
      {{states('sensor.Strombezug_template')}}
      {% else %}
      {{states('sensor.bitshake_smartmeterreader_power_total_in') | float}}
      {% endif %}
      {% endif %}

Falls Ihr mich fragt war so ein Template: der bitshake IR Lesekopf übergibt manchmal umplausible Werte, die versuche ich darüber herauszufiltern.


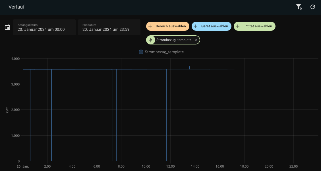
Normaler Verlauf der Zählerwerte über den Tag.


Normale Energy Dashboard Darstellung


Puh, wenn ich so viel Strom verbrauchen würde müsste ich bald nen Kraftwerk in den Garten setzen.


Und woher kommt das, aus immer noch umplausiblen Werten.

Habt Ihr nen Ansatz wie ich da an die Lösung kommen kann?

Guck mal ob du bei deinem Stromzähler noch Info auf on schalten kannst, danach hat mein Stromzähler auch Dezimalstellen übermittelt.
Hier mal mein Beitrag vom Letzen Jahr.
Mit den Hichi / Tasmota Leseköpfen kenne ich mich aber nicht aus.

LG
Tobi

Guter Punkt, ich könnte nochmal versuchen die Dezimalstellen frei zu schalten. Das bringt mich beim Zählerstand jedoch nicht weiter. Der ist immer ganzzahlig.

Die erweiterten Informationen vom Zähler sind schon freigeschaltet.

Ersetze mal in deinem Template das < 0 durch ein <= 0.
Wobei du eventuell das Template so abändern solltest, dass neue gelieferte Sensorwerte vom Stromzähler nicht kleiner sein können, als der letzte Wert.

https://developers.home-assistant.io/blog/2021/08/16/state_class_total/#state_class_total_increasing

Hi Crypton, danke für den Tipp mit dem <=, das hat schon mal bewirkt das ich keine sich addierenden Zählerstände mehr generiere!

Ich habe jetzt seit gut ner Woche saubere Werte im Energy Dashboard.

Nächster Schritt ist das ich ähnlich dem Zähler vom Balkonkraftwerk die tatsächlichen Stromverbräuche anziehe anstatt den Zählerwert.

Kannst du mir bitte erklären, was hier geprüft wird?
Nur Werte <= 0 und nicht größer als 10000?

Ich schlage mich mit dem gleiche Problem herum. Bei mir ist es der übermittelte Wert 0.0, unmittelbar nach einem Neustart des Hichi.

Hi, ja! Ich lasse nur plausible Werte zwischen 0 und 10.000 als Zählerstand zu.

Hallo bin neu hier und auch dabei mir ein Energy Dasboard zuammenzustellen für meine PV Anlage. Meine Fargen : Ich habe 2 WR mit je 2 Strings und somit 4 mal Werte von den Solarpannelen, Wie ich die Einzelwerte im code Editor addiere habe ich verstanden. Aber wenn ich eine Pegel-Karte einbinde und dort im Editor die sensor Werte addiere nimmter er mir dies nicht an obwohl ich davor einen Test im Yaml Template gemacht habe. Was mache ich falsch? Sanke für jede Antwort herzlichst Wolfgang

Ob die Pegelkarte Template Einträge akzeptiert, kann ich dir auf Anhieb nicht sagen, vor allem, solange du uns nicht den Code der Karte zeigst.
Als Alternative kannst du dir einen Helfer, Kombiniere den Zustand von Sensoren (oder so ähnlich), anlegen, der dir die Summe aus den einzelnen Werten bildet.
Den dann in der Pegel-Karte verwenden.

@ bigmirror Danke, danke, hab das jetzt mit den Helfern verstanden und jetzt funktioniert es auch so wie ich es benötige. Herzlichst Wolfgang