Energie - Dashboard

Hallo,

Ich habe eine Frage zum integrierten Energie Dashboard von HA.

Ich habe zwei Stromzähler (1xHaus und 1xWärmepumpe), die ich mit je einem Shelly 3EM (jeweils 3 Phasen) messe. Zusätzlich (neu) ein Solar-Balkonkraftwerk, das eine eigene Messstelle hat.

Die Solareinspeisung erfolgt auf der 2.Phase des Haus-Stromzählers.

Beide Shellys (2x 3 Phasen) habe ich im Energie Dashboard als 'Nutzverbraucher" angelegt und unter "Zurück zum Netz" die 3 Phasen des Haus-Stromzählers.

Bei "Solarproduktion" habe ich die Messstelle des Balkonkraftwerks eingetragen.

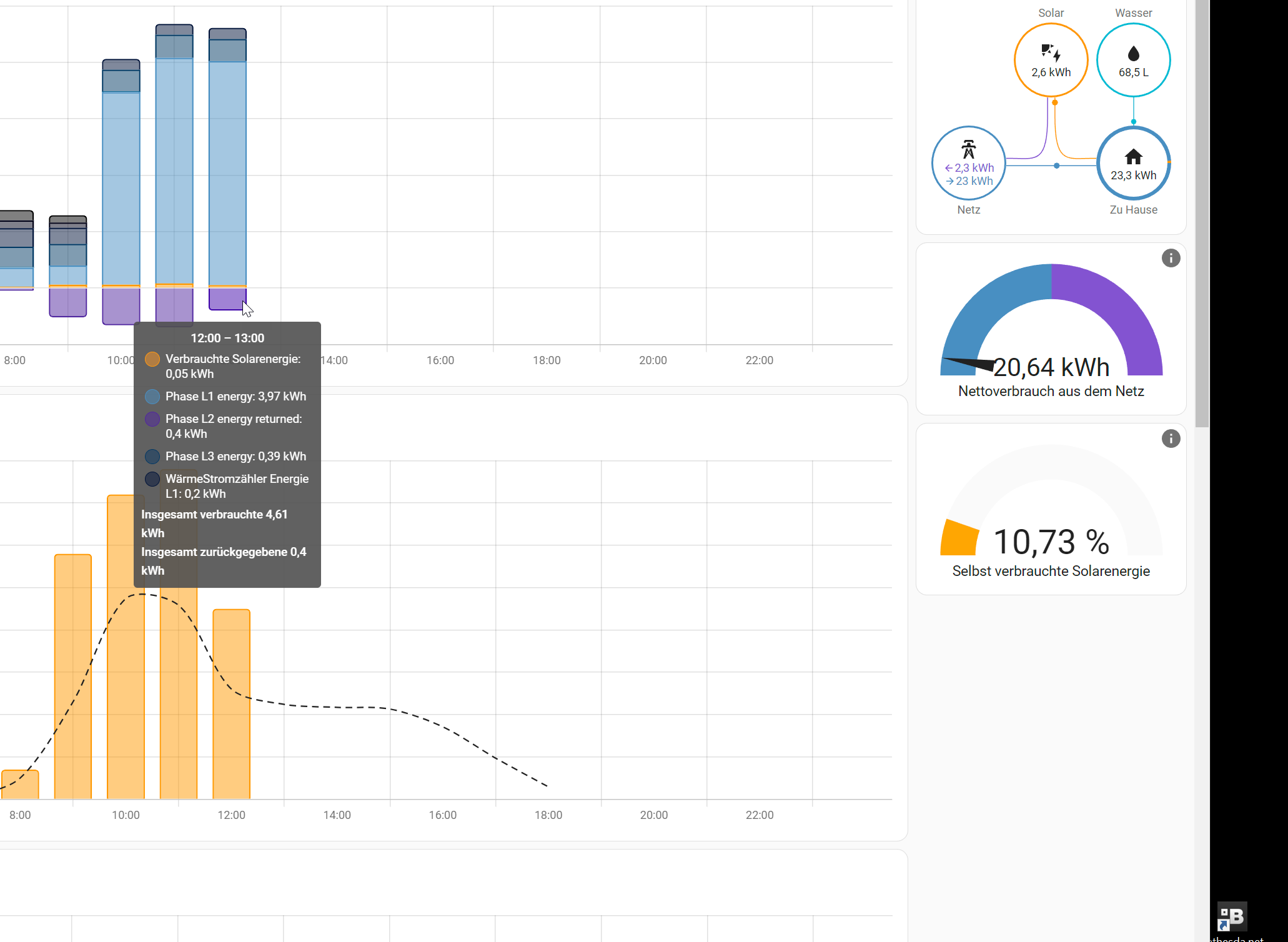
Im Dashbord erhalte ich solche Angaben, die mir nicht ganz klar sind.

Obwohl mein eigener Verbrauch größer ist als die produzierte Solarenergie, wird dennoch der größte Teil von der Solarenergie ins Netz zurückgegeben! Deshalb ist auch der Wert 10,73% von "Selbst verbrauchte Solarenergie" so niedrig.

Erwartet hätte ich, dass im Energie-Dashboard die komplette Solarleistung in den Eigenverbrauch geht und nicht Zurück ins Netz eingespeist wird.

Oder verstehe ich da was falsch?

Wenn ich mir aber den Verbrauch der 3 Phasen des Hausstroms anschaue, wird dieser jedoch richtig berechnet!
"aktueller Verbrauch" = Leistung L1 + Leistung L2 + Leistung L3
(Leistung L2 ist negative, da das Balkonkraftwerk einspeist)

Ist das bei euch auch so?

@eugen

Hallo Eugen,

Zuerst einmal empfehle ich dir diesen Thread hier:
https://forum.simon42.com/anleitungen-projekte/shelly-3em-in-home-assistant-einbinden-und-dabei-diverse-fehlerquellen-entdecken-und-vermeiden/
Darin wirst du entdecken, dass es Probleme mit der 3EM und einem Balkonkraftwerk gibt, wenn die Shelly Einspeisung (negativer Verbrauch auf einer Phase) misst.

Ich persönlich würde folgendes machen. Die drei Einträge für die Einspeisung Zurück zum Netz entfernen. Dann schauen ob die Übersicht inhaltlich korrekt und schlüssig ist. Ich vermute ja.

Danach würde ich mir überlegen ob die Werte die bei Returned in der 3 EM angezeigt werden wirklich richtig sind. Denn nur weil weil auf L2 returned wurde, kann es ja auch sein das L1 oder L3 (an deinem echten Stromzähler) das trotzdem verbraucht haben. Stichwort saldierender Zähler. Das macht die 3EM ja grade nicht.

Du müsstest dir eigentlich einen Template Sensor bauen der alle 3 Phasen Verbrauch saldiert und wenn diese negativ sind mit einer Rieman Summe aufsummieren. Nur dann hast du wirklich Einspeisung ins Netz. Diesen Sensor dann bei Zurück zum Netz angeben.

Ich freue mich auf einen spannenden Thread..

@oderturm
Vielen Dank für den Kommentar und den Link! Damit konnte ich mein Problem lösen.

Das Problem waren die falschen Returned-Verknüfung vom Shelly zu HA. Mache es jetzt so, wie du es beschrieben hast.
Aktueller Verbrauch - Einspeisung BK => wenn dieser Wert negativ ist, Vorzeichen ändern und mit Riemann Summe addiert. Dieser Wert ist dann der Returned Wert, der in HA eingetragen wird.

So passt es auch, was ich gestern beobachtet (und berechnet) habe. Auch der Wert "Selbst verbrauchte Solarenergie" ist auf ~98% gestiegen :-)

@eugen

könntest Du vielleicht den Code dazu zeigen? Ich bin ja mehr der Löter als der Programmierer 🙂

@Imany


Wenn du dem Link im Kommentar oben von oderturm folgst, ist der Code enthalten.

Ich hatte am Anfang auch das Problem. Und eigentlich misst der Shelly ja Richtig. Du verbrauchst Strom auf Phase 1 und dein BK gibt seinen Strom auf Phase 2. Und da macht der Shelly nichts verkehrt. Nur weil er nicht aufsummiert wie der Stromzähler deines Netzbetreibers. Ich habe für mich das Problem so gelöst, dass ich das BK auf die Phase gelegt habe mit dem meisten Verbrauch. Und da gibt es dann sehr selten das ich ins Netz liefere. Was hier in Dänemark auch nicht erlaubt ist mit einem BK.